Cloud Cost Management release notes
Review the notes below for details about recent changes to Harness Cloud Cost Management. For release notes for Harness Self-Managed Enterprise Edition, go to Self-Managed Enterprise Edition release notes. Additionally, Harness publishes security advisories for every release. Go to the Harness Trust Center to request access to the security advisories.
Progressive deployment: Harness deploys changes to Harness SaaS clusters on a progressive basis. This means that the features described in these release notes may not be immediately available in your cluster. To identify the cluster that hosts your account, go to your Account Overview page in Harness.
In the new UI, go to Account Settings, Account Details, General, Account Details, and then Platform Service Versions. This section displays the current version of Cloud Cost Management (CCM) running on your account.
October 2025 - Version 1.65.9
Deployment Date: October 8, 2025 (Prod-1)
[New Feature] Budget Folders
[CCM-24072] | Docs
We are introducing Budget Folders to improve usability and streamline budget management. Budgets are now automatically associated with the Perspective folder under which they were created. This provides a consistent folder structure across both Perspectives and Budgets.
The Budgets tab displays all the budgets in a new consolidated view. Users can drill down into a folder or access the complete budget list for broader visibility. Users can also select which columns they want to see in the Budgets list. This gives them the flexibility to refine their view with the following attributes: Time Period, Budget Amount, Current Spend, Forecast, Forecast vs. Budget, Current Spend vs. Budget, Thresholds, Created By, and Last Modified.
These changes improve the overall usability and discoverability of budgets, allowing users to identify and organize budgets more efficiently.

Feature Improvements
- Resource ID Support in Perspectives: Added "Resource ID" as a group by, filter, and operand across all cloud service providers, enabling more granular cost analysis and reporting. [CCM-25078]
- Azure Resource Group Filtering: Added support for filtering recommendations by Azure Resource Group, aligning with Perspectives functionality and enabling more targeted cost optimization strategies. [CCM-25175]
- AutoStopping Enhancements: Simplified health check configuration by removing status enforcement requirements, allowing single status inputs. We have also stopped using the instance groups to populate the port configuration in the rule creation flow. Now user can fill the ports based on their usecase. [CCM-24597]
October 2025 - Hotfix: Added new columns for Recommendation CSV Export
Deployment Date: October 3, 2025
What Was Changed
CCM has added new columns in CSV of recommendations when you export CSV, these new columns are:
- Recommendation Link: Direct URL to view the recommendation details in the CCM portal
- Recommendation Date: Date when the recommendation was generated
- Account ID: Unique identifier for the cloud account
- Account Name: Display name of the cloud account
- Resource ID: Unique identifier for the resource
- Resource Name: Display name of the resource
- Cloud Provider: Cloud service provider
- Region: Geographic location where the resource is deployed
- Resource Type: Category of cloud resource
- Cost Category: Classification of cost for the resource
- Tags: Resource labels used for organization and filtering
- Recommendation State: Current status of the recommendation
- Resource Count: Number of resources affected by the recommendation
- Custom Recommendation: Only for Governance Recommendations if they are not OOTB
- Applied At: Date and time when the recommendation was applied (only for applied recommendations)
- Applied By: User who applied the recommendation (only for applied recommendations)
- Overridden Savings: Savings amount that has been manually adjusted for applied recommendations
September 2025 - Version 1.64.7
Deployment Date: September 23, 2025 (Prod-1)
Feature Improvements
-
Bin Packing Notification Enhancement: If Bin Packing is disabled for a cluster within the Cluster Orchestrator, a notification banner and confirmation dialogue will appear upon saving, indicating that “Bin Packing must be enabled for cluster scale-down and optimal node utilisation.” [CCM-25324]
-
Mandatory Fields for Bin Packing: With the enabling of Bin Packing, the fields for Node Deletion Criteria and Delay have now been made mandatory. [CCM-25312]
-
JIRA Integration for Recommendations: We have addressed an issue regarding removing JIRA tickets from the shared recommendations. An API is implemented to unlink recommendations from the associated JIRA tickets. [CCM-25455]
-
AutoStopping Schedule Ordering Fix: We fixed an issue where when AutoStopping schedules from the Backend were unordered (e.g., 4, 1, 2, 3), it caused the first schedule on UI edit to overwrite the wrong one. We now sort the Backend response before iterating or updating items to prevent mismatches. [CCM-25489]
-
AutoStopping Timezone Display Correction: We have resolved an issue where the savings timestamp in AutoStopping Rules was coming from the BE in UTC while the UI was plotting them against the user's local timezone, causing mismatches. The chart now shows the savings in the user's local timezone.[CCM-25450]
-
Cluster Orchestrator Setup Flow Improvement: We have made a minor improvement to the setup flow of the Cluster Orchestrator. After selecting Cluster Preferences, the workflow will now proceed to Spot Preferences, followed by Replacement Schedules, and finally to the Finish stage. This adjustment is intended to prevent any oversight in configuring essential settings during the setup process. [CCM-25325]
-
Governance Rule Permissions Fix: Previously, the Save button in the Governance Rule Details page did not check for granular edit permissions regarding the rule. Consequently, the button was disabled if the user lacked global permissions. This issue has now been addressed. [CCM-25304]
-
Event Logs Performance Enhancement: We have implemented pagination and sorting capabilities in the Event Logs in Cluster Orchestrator to enhance performance when managing large lists. [CCM-24277]
September 2025 - Version 1.63.3
Deployment Date: September 12, 2025 (Prod-1)
Feature Improvements
- Enhanced Cluster Configuration UI — Added informative tooltips for disabled fields in the Cluster Orchestrator Enablement flow. These tooltips clearly explain prerequisites and requirements needed to enable each configuration option, improving user experience and reducing confusion during setup. [CCM-25141]

- Consolidated CSV Export — Consolidated CSV export functionality on the Perspective Details page. Users now have access to a single, comprehensive CSV format that includes all relevant data in a well-structured format. If you wish to use the older CSV format, please do so using Perspective API. [CCM-24475]

Bug Fixes
- Fixed LIKE Operator — With the recent revamp of the Perspective Rule Builder UX, the LIKE operator was not always working as expected. This issue has now been fixed, and the Perspective Preview will correctly display data when available. [CCM-25271]
September 2025 - Hotfix: Dynamic Cost Categories Toggle in Perspectives
Deployment Date: September 10, 2025
[New Feature] Dynamic Cost Categories Toggle in Perspectives
[CCM-24072] | Docs

We’ve added a new Dynamic toggle on the Perspective page that gives you control over how cost category rules are applied:
- Dynamic ON → The system evaluates cost category rules dynamically at query time. This approach is best suited for testing scenarios where you want to understand how changes in rule definitions impact cost attribution. Please note that performance may vary based on the volume of cost data and the selected time range; in some cases, evaluations may be slower.
- Dynamic OFF → Perspectives use pre-computed cost category rules for cost attribution. Since CCM ingests cost data once per day, cost category rules are evaluated during ingestion and then persisted in the database. This approach significantly improves load times compared to the Dynamic ON option. The system also ensures that the data displayed is consistent and accurate across both modes. When data ingestion is in progress and the Dynamic OFF option is selected, queries will temporarily fall back to the dynamic mode to maintain continuity.
By default, Perspectives will have Dynamic Toggle as OFF.
Note: This feature is behind a Feature Flag. If you wish to enable this feature for your account, please contact Harness Support.
August 2025 - Version 1.62.3
Deployment Date: August 29, 2025 (Prod-1)
[New Feature] Jira Status Mapping in Recommendations
[CCM-23844] | Docs
We’ve added support for Jira Status Mapping in Recommendation Settings. Users can now map Jira statuses so that recommendations are automatically moved to either the Applied section or the Ignore List, based on their selection.
Noted that you need to have a Jira connector configured successfully for this feature to show up in UI and it takes about an hour for the changes to reflect.

[New Feature] Cluster Capacity Limits
[CCM-24203] | Docs
We have added Cluster Capacity Limits in Cluster Orchestrator’s Cluster Configuration. For Karpenter Nodepools, users can now set maximum CPU (cores) and memory (bytes) limits as guardrails to prevent uncontrolled cluster scaling.

Feature Improvements
-
Draft Indicator for Perspective Creation: All Perspectives created from now will have a "Draft" prefix to their name in the Perspective Builder to indicate that the Perspective creation is still in process.
-
Enhanced Policy Evaluation Transparency We have added an Evaluated Rule tab in the Evaluation Output to display the policy YAML used for evaluation. An option "Include custodian-metadata.json" has been included in the bulk export functionality to export the metadata of the policies evaluated.

Bug Fixes
-
Chart Visualization Improvement: We recently switched the chart's Y-axis from logarithmic to linear based on feedback. However, this made it difficult for users to view both cluster and cloud costs together, as one would get overshadowed unless the other was deselected. We've reverted the change for now while we work on a better solution to visualize both.
-
Azure VM Recommendations Field Mapping: In the Azure VM recommendations, the namespace and clusterName fields were mistakenly mapped in reverse. This mismatch caused the unique combination to fail to align with the ignore list, resulting in items remaining unexcluded.
-
GCP Connector Command Fixes: Previously, for Cloud Costs GCP connector, the command to create a custom role for AutoStopping did not have backslashes for new lines, which caused the command to fail. We have also added
compute.snapshots.list
andcompute.disks.list
permissions by default as they are used for visibility.
August 2025 - Version 1.61.1
Deployment Date: August 22, 2025 (Prod-1)
[New Feature] Dynamic Perspective Reports
[CCM-23836] | Docs

CCM is introducing a new capability Dynamic Perspective Reports, a powerful way to generate, schedule, and manage cost reports directly from your Perspectives. Create reports from your perspectives to bookmark specific filter and grouping configurations. No need to rebuild the same view repeatedly — just save it once and access it anytime.
Key Highlights
- Create Reports from Perspectives with custom grouping, filters, time periods, and columns.
- Flexible Delivery Options: download instantly or schedule recurring deliveries to up to 50 recipients.
- Centralized Management: access, edit, or delete all saved reports under Cloud Costs > Perspectives > Saved Reports.
- Email Subscriptions: subscribe/unsubscribe from scheduled report deliveries anytime.
This feature is rolled out behind a Feature Flag. If the flag is enabled for your account, report creation via the Perspective creation flow will be disabled.
August 2025 - Version 1.60.1
Deployment Date: August 18, 2025 (Prod-1)
Feature Improvements
- Revamp Perspective Rule Builder UX: We’ve revamped the UX for the Perspective Rule builder. The time range selection in Perspective creation is now on the right side near the chart, and the Rule Name and Folder fields are moved into a separate modal. This updated rule builder is also used in Cost Categories. [CCM-24935]

Bug Fixes
-
Permission Handling Improvement: We have fixed an issue with folder permission enforcement. Previously, users with read-only access could sometimes edit and move perspectives from one folder to other provided the destination folder allows create/edit permissions. This update ensures proper permission validation across all folders. [CCM-24670]
-
Container Cost Display Enhancement: Previously, when a container's
lastDayCost
was unavailable, recommendations displayed 'NaN' (Not a Number) values in the UI. We've implemented fallback logic that automatically retrieves thelastDayCost
, ensuring consistent cost visibility across all recommendations. [CCM-23235]
August 2025 - Hotfix: Dashboard Cost Totals Issue
Deployment Date: August 17, 2025 (Prod-1)
What Was Fixed
- We addressed an issue where cost totals in Dashboard reports did not always align with the detailed breakdowns. When viewing cluster costs by specific categories (such as namespace ), the “Total” row could sometimes differ from the sum of the detailed rows. This occurred because filters were applied differently to totals versus detailed costs.
What has changed now?
- The “Total” row now always matches the sum of the detailed rows.
- Reports remain reliable across all views whether filtered by namespace, labels, or other categories.
Note: This was due to a display issue. The actual cloud costs and allocations did not get affected.
August 2025 - Version 1.59.1
Deployment Date: August 11, 2025 (Prod-1)
[New Feature] Rules Generating Recommendations
[CCM-24188] | Docs
- Added support for Rule and Target Account Exclusions in Governance Recommendations, enabling you to define custom default rules that apply globally or to specific account subsets. This enhancement gives you precise control over which governance policies apply to specific accounts and which rules generate recommendations, streamlining compliance management across your organization.
Feature Improvements
-
Governance Rule Operators: Updated
op
operator type from less-than to greater-than for improved rule evaluation accuracy. [CCM-24446] -
Budget Forecasting Enhancement: Added support for overriding forecast values in yearly budgets with monthly breakdown, providing more granular budget management capabilities. Also, improved the graph to show the forecasted values if override is enabled. [CCM-24440]

-
New Feature Flag: Introduced a new feature flag which, when enabled for specific accounts, will exclusively bypass any cost calculations using public pricing sources. To enable the feature flag, please contact Harness Support. [CCM-22370]
-
Enhanced Node Pool Recommendations Display: We've improved the Node Pool Recommendations listing page to show cloud account identifiers, providing better context for multi-account environments. For AWS, you'll see the Account ID; for GCP, the Project ID; and for Azure, the Subscription ID. This enhancement helps you quickly identify which cloud account each recommendation belongs to. [CCM-24291]
Bug Fixes
-
Anomaly Email Links: Fixed an issue where the "Investigate" button in anomaly alert emails was resulting in a 404 error. The problem occurred with anomaly alerts based on all data that had no associated perspective, causing malformed redirection links. [CCM-24542]
-
Anomaly Access Control: Resolved an issue with anomaly visibility filtering where users with no access to specific anomalies could see all anomalies in the system ensuring proper access control enforcement. [CCM-24353]
-
Connector Health Check: Improved error messaging for storage bucket connectivity issues. When a bucket doesn't exist, users now receive a specific error message instead of the generic "Unknown error occurred" message. [CCM-20815]
-
Perspective Bookmarks: When a user accessed the perspective using a bookmarked URL containing filters, CCM wasn't prioritising the URL filters over those stored in local storage. We have fixed this issue. [CCM-24726]
July 2025 - Version 1.58.3
Deployment Date: July 28, 2025 (Prod-1)
[New Feature] Bulk Evaluation Export
[CCM-23906]
CCM has introduced a new "Export" option in Cloud Asset Governance that lets you easily download results and logs from multiple evaluations run across different accounts and regions directly from the Test Terminal (for multi-target evaluations) or the Evaluations page.
You can now export a ZIP archive containing:
metadata.json
resources.json
custodian-run.log
actioned-resources.json
Key Highlights:
- Export results and logs from multiple evaluations at once
- Downloads as a single ZIP file
- Available when all evaluations are in terminal states (Succeeded or Failed)
- Supports up to 100 evaluations per export

Feature Improvements
- Monthly alerts for Yearly Budgets: Define a spend threshold for each month within an yearly budget and receive alerts as soon as that month’s spend approaches the limit. [CCM-24187]
Available when:
- Budget Period: Yearly
- Budget Breakdown: Monthly

-
GCP subscription-benefit credits now included : We have added support for GCP subscription-benefit credits in Perspectives. This ensures that any credits applied through GCP subscription-based benefits are now accurately identified and included. [CCM-24197]
-
Perspective Preferences Persistence: We've introduced automatic saving of Perspective preferences, eliminating the need to reconfigure each time. This includes (but not limited to):
- Group By selection
- Filters applied
- Cost preference
- Cost granularity When preferences are selected in a Perspective, those settings are saved automatically. Upon returning to the same Perspective, the previously selected preferences are reapplied. Once the user logs out, all view preferences stored in the cache will be cleared. [CCM-24210]
Bug Fixes
- Perspective search with parentheses: Fixed an issue where Perspective searches containing parentheses would fail. [CCM-24027]
- Perspective exports match the grid: In the last release, we added support for aggregation in Perspective exports. However, this led to issues where the Perspective grid export displayed incorrect data. This has now been resolved to ensure the exported data matches the grid view accurately. [CCM-24328]
- Budget search works on every page: In case Budget Cascades is not enabled, we use a paginated API. Previously, if the user navigated to a later page and then searched for a budget, the page number (offset) was not being reset, which caused the search to fail. This issue has now been fixed and the search will work correctly regardless of which page the user initiates it from.. [CCM-24083]
- Accurate budget alerts: Fixed early triggers;alerts now fire only when spend truly exceeds your set threshold. [CCM-24053]
July 2025 - Version 1.57.1
Deployment Date: July 18, 2025 (Prod-1)
Feature Improvements
Perspectives
- Line chart view: Perspectives now displays a Line chart instead of an Area chart, eliminating redundancy with the stacked bar view. [CCM-23889]

-
CSV aggregation fix: CSV exports from Perspectives now respect the selected aggregation setting, matching the on-screen view. [CCM-20404]
-
GCP credits regex support: Perspective queries now support regex-based matching for GCP discount types aligned with dashboard behavior. [CCM-24110]
-
Tooltip enhancements: The Group By Chart tooltip now shows the total daily cost plus individual data-point costs, with the selected point highlighted for easier analysis. [CCM-23888]

Cost Categories
- Cluster Cost Category (CC) Stamping Support: We now support Cost Category for Cluster data. Set Billing Source to CLUSTER to use Cost Category as a filter or dimension in Dashboards. This capability applies only to data generated after 10 July 2025 (submit a support ticket to backfill older data). You can also create Cost Buckets based on cluster-level rules. View cluster Cost Categories in Unified Explore rather than Cluster Explore. [CCM-22980]
AutoStopping
- Connector permission checks: The AutoStopping rule flow now validates that the selected connector already has the granular permissions required to create the target gateway resource (ALB, Azure Application Gateway, or Harness AutoStopping Proxy). For detailed permission requirements, see the granular-permissions sections for each cloud provider: AWS, Azure, and GCP. [CCM-21579]
Recommendations
- Readable ServiceNow timestamps: Applied recommendations linked to ServiceNow tickets now show human-readable date-time values, making audit trails easier to follow. [CCM-24082]

- Tag filter search: Recommendation filters now list all available cloud tags and provide search to quickly find specific tags. [CCM-23792]
Asset Governance
- Enforcement evaluation cap increased: The previous limit of 30 Rules or Rule Sets per enforcement has been removed. Each enforcement can now run up to 10,000 evaluations (
Rules × Accounts × Regions
). [CCM-23953, CCM-21995 ]
Connectors
-
AWS connector role retention: When updating an AWS connector from the default authentication type to OIDC, the
Role
field is now preserved instead of being set to undefined. [CCM-23765] -
Single CCM K8s connector per CD connector: Each CD Kubernetes connector can now be linked to only one CCM Kubernetes connector; the UI enforces this limit during setup. [CCM-18900]
July 2025 - Version 1.56.3
Deployment Date: July 7, 2025 (Prod-1)
Feature Improvements
-
Jira Integration Optimization: We have improved Jira ticket creation performance for recommendations by optimizing API call timing. Jira projects now load immediately and API call frequency is reduced, improving overall performance and backend load. [CCM-23837]
-
Anomaly Detection Filter Support: We have added support for filter inheritance when navigating from Perspectives to Anomaly Detection (V2) screens. Anomaly results now respect all filters applied on the source Perspective page.[CCM-23544]
-
Increased Folder Limit: We have increased the maximum number of folders that can be created from the previous limit of 500 to 2,000. [CCM-23784]
-
New GCP “Include Promotions” preference:
- Located in Perspective Preferences, this toggle includes promotional credits (for example, Free Trial or marketing credits) in cost calculations when enabled.
- Promotions are no longer bundled with the regular Discount option; enable this preference separately if you want promotional amounts reflected. [CCM-20075]
Bug Fixes
-
Governance Recommendation Unignore Options: Previously, the Recommendations list menu showed multiple options for unignoring a Governance recommendation. We’ve now fixed this by showing a single option to unignore it at the same level it was ignored, and we’ve also corrected the payload that’s sent when unignoring. [CCM-23591]
-
Budget Growth Rate Display Logic: We have fixed budget creation workflow to properly handle growth rate visibility. When creating a monthly budget, users will not see the growth rate option. [CCM-22148]
-
Cost Category Filter Logic: We have fixed an issue with compound filter conditions where cost category filters were not properly handled when no matching recommendations existed. The fix ensures that when no recommendations match the cost category criteria, the entire compound condition properly evaluates to false, maintaining logical consistency in filter operations. [CCM-23645]
June 2025 - Version 1.55.3
[New Feature] OIDC Authentication Support
[CCM-23638] | AWS OIDC Documentation | GCP OIDC Documentation
Harness CCM now supports OpenID Connect (OIDC) authentication for enhanced security and streamlined connector setup. This authentication method is available for the following cloud providers and features:
AWS Support:
- Asset Governance
- Commitment Orchestration
- AutoStopping
GCP Support:
- Asset Governance
- AutoStopping
[New Feature] Event Driven Anomaly Detection
[CCM-22730] | Docs
CCM now provides event-driven anomaly detection that triggers automatically when cost data is ingested, complementing the existing scheduled anomaly detection jobs.
This feature provides immediate detection by running anomaly analysis instantly when cost data becomes available, enabling faster identification of cost anomalies. The feature is available for AWS, GCP, and Azure cloud accounts.
Feature Improvements
-
Cost Category Management Improvements: Cost category name updates now propagate automatically across all usage locations, with changes reflected in CCM Perspectives and nested cost category rules. [CCM-23698]
-
Commitment Setup UI Refinements: We have removed the Potential Savings widget and the Current Coverage section from the Commitment Setup Review screen. These changes eliminate generic data that didn't reflect user-specific selections from previous configuration steps, providing a more streamlined and relevant user experience. [CCM-23604]
June 2025 - Version 1.54.5
⭐ [New Feature] Granular AutoStopping Permissions Support for Azure and GCP
[CCM-21574, CCM-21575] | Docs for Azure | Docs for GCP
We have introduced Granular permissions support for Azure and GCP Autostopping. With this update, users can now select the specific resource types they want to enable for Autostopping such as virtual machines and instance groups. Based on the selected resource types, only the minimal required set of permissions will be requested. This feature simplifies onboarding, and aligns with security best practices.
Granular AutoStopping Permissions Support for Azure:

Granular AutoStopping Permissions Support for GCP:

Feature Improvements
- RBAC Support for Nested Cost Categories: We've extended Role-Based Access Control (RBAC) to support nested cost buckets within CCM data scope, providing more granular access control for nested Cost Categories. Note that RBAC support is not available for the Unallocated Cost bucket. [CCM-23579]
Bug Fixes
- Fixed Duplicate Discounts with Net-Amortised Cost: Resolved an issue where duplicate discounts were applied when net-amortised cost was selected with discounts enabled. Improvements include:
- When creating or updating a perspective with net-amortised cost, discounts are automatically set to false during save/update
- The discount field is now greyed out when net-amortised cost is selected in perspective preferences as discounts are already included in the net-amortised cost.
- Backend validation prevents duplicate discounts when using the API, ensuring accurate cost calculations in all scenarios [CCM-22152]
May 2025 - Version 1.53.3
Bug Fixes
-
Missing Name in Enforcement Update Toast: There was an issue where the name didn’t appear in the toast message after updating an enforcement rule. This has now been fixed, and the name will display correctly. [CCM-23256]
-
Error Toast on Navigating Away from Perspective Details: Navigating away from the Perspective Details page before it fully loaded triggered an error toast due to an aborted API call. This behavior has been fixed, and users will no longer see this error toast when navigating quickly.[CCM-23244]
May 2025 - Version 1.52.1
Feature Improvements
- New creation flow for AutoStopping Load Balancers and Proxies: We’ve revamped the creation flow for Load Balancers and AutoStopping Proxies by moving it to a side panel for better input organization. The Custom URL is no longer a required step for Load Balancer creation—legacy LBs will still show it as a static field, and edits must be done via Route53. We’ve also introduced a new Internal/External toggle for ALBs to define access type. Additionally, there’s now a toggle for Encrypted EBS volumes. [CCM-21226]

-
Sorting for Clusters List: The Clusters List in Cluster Orchestrator Overview is now sorted with enabled connectors first (alphabetically), followed by AWS connectors that are not enabled (alphabetically), and then the rest. [CCM-23021]
-
Improvements in Budgets and Perspectives home page: We have now added support for showing "Created By" and "Modified By" in Perspectives and in Budgets. [CCM-22932]
-
Standardized Region Format for Recommendations: We are now normalizing region formats across all recommendations. Previously, EC2 recommendations used formats like
US_EAST_1
, while others usedus-east-1
, leading to inconsistencies. Going forward, only the standardizedus-east-1
format will be used, ensuring filters work consistently across all recommendation types. [CCM-22998] -
Cluster Orchestrator UI changes: We’ve now moved the Base On-demand setting below the Spot/On-demand split. Additionally, if the On-demand percentage is set to 100%, the fields below will be disabled. [CCM-22759]

Bug Fixes
- Improved Cloud Asset Governance Rule Saving Experience: We've resolved an issue where saving a new Cloud Asset Governance rule incorrectly triggered a confirmation dialog to stay or leave the page. This dialog will now only appear when there are unsaved changes. [CCM-22995]
May 2025 - Version 1.51.4
⭐ [New Feature] Replacement Schedules
[CCM-21859]
We have added support for replacement schedules with options: Always, Never, or Custom. Users can now define specific windows (e.g., Tuesdays and Fridays, 9 PM–11:59 PM IST) for bin packing operations. Currently this is only available for "Harness Pod Eviction". During these scheduled periods, node replacements and system updates may occur, temporarily affecting workload availability. So it is advisable to choose time windows that minimize impact on critical operations.

Feature Improvements
-
Added validation for Cost Category rules during save and update operations: The system now constructs and dry-runs queries based on the defined cost bucket rules to identify any invalid rules before saving. As a result of this additional validation step, you may experience a slight delay during Cost Category save or update actions. [CCM-21901]
-
Added support for quarterly reports in Perspectives: Previously, only monthly and annual reporting options were available. With the new quarterly option, users can now receive more balanced and actionable insights per quarter.

- Nodepool Recommendations UI changes: "Largest Resource Requirements" has been renamed to "Minimum Resource Requirements".The positions of Preferred and Minimum resource requirements have been swapped in the UI for better clarity and consistency. Preferred resource requirements will always be greater than Minimum resource requirements. We have also added tooltips on the UI to make the UI more user-friendly. [CCM-22826]

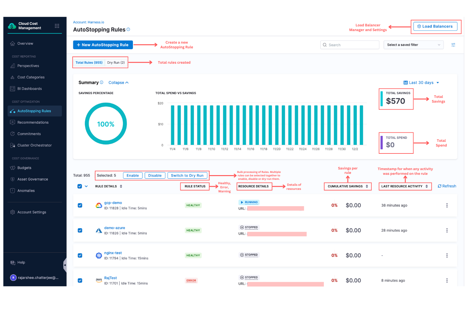
- Traffic analysis chart on resource level for AutoStopping Rules: We’ve introduced a new interactive chart to help you better understand resource activity and idleness over the past 30 days. It is available on every AutoStopping rule page to make it easy for users to analyze trends at a glance.

- More Options for Date Ranges: We’ve added support for additional shorter time ranges on the Governance Evaluations page, including:
- Last 1 Minute
- Last 5 Minutes
- Last 10 Minutes
- Last 15 Minutes
- Last 30 Minutes
- Last 45 Minutes
- Last 1 Hour
- Last 3 Hours
- Last 6 Hours
- Last 12 Hours
- Last 1 Day
- Last 2 Days
- Last 7 Days
- Last 30 Days.

- Editing Instance Families: We’ve added support for editing Instance Families for regions that have already been added in the create/update Nodepool preset flow.

- Validation Enhancements for Cost Categories: To prevent naming conflicts we’ve added new validations following which Cost Buckets and Shared Costs cannot have the same name within the same Cost Category. A validation check has been added to ensure Cost Bucket names are unique within a Cost Category, regardless of case sensitivity. Similarly, Shared Cost names must also be unique within the same Cost Category (case-insensitive check). [CCM-21900]
Bug Fixes
-
The Harness API for Nodepool Recommendations previously did not return the Account ID in the response. This issue has now been fixed, and the API will include the Account ID as part of the response payload. [CCM-21082]
-
Improved Accuracy in Cost Category Anomaly Detection: We’ve improved how cost category rules are applied to anomaly filters within Perspectives. Specifically, OR filters were incorrectly being converted to AND filters, which resulted in the expected anomalies not appearing in the Perspective view. We have fixed this and this update ensures that anomalies tied to cost category rules ( combinations of AND/OR conditions) are shown accurately. [CCM-21712]
-
UI enhancement for Governance Recommendations: We’ve resolved an issue in the Governance Recommendations’ Resource Breakdown tab where Azure Resource IDs were overflowing into adjacent cells. The text now wraps onto the next line to maintain proper layout. [CCM-22850]
May 2025 - Version 1.50.2
⭐ [New Feature] Label V2
[CCM-22075] | Docs
We're rolling out Label V2, a major enhancement to how labels (tags) are handled and displayed across the platform, delivering better visibility, performance, and alignment with cloud-native formats.
Key Benefits
- Improved Query Performance
- Accurate and original label visibility
⚠️ Action Required
Users will need to manually update their Perspectives, Cost Categories, and Dashboards to use the new LabelsV2 format.

Feature Improvements
- Preferred Instance Families: We’ve added support for saving Preferred Instance Families in Nodepool presets, along with Buffer and Minimum Node Count. Users can now select specific instance families per cloud provider and region, and these preferences will be considered when generating the next set of Nodepool recommendations. [CCM-21987]

-
Granular RBAC for Governance Alerts: You can now assign granular permissions for Governance Alerts to specific resource groups and roles, enabling more precise access control. [CCM-21921]
For Resource Groups:
- Navigate to Account Settings > Access Control > Resource Groups
- Select an existing Resource Group or create a new one
- Enable the Cloud Asset Governance Alerts permission
- Choose between All alerts or Specified alerts for more granular control
For Roles:
- Navigate to Account Settings > Access Control > Roles
- Select an existing Role or create a new one
- Enable the Cloud Asset Governance Alerts permission
- Assign specific permissions such as View or Edit/Delete

Bug Fixes
- We have resolved an issue where, in the Setup HTTP/HTTPS step while creating an AS Rule, clicking the Proxy option first and then closing it would cause the LB option to incorrectly open the Proxy dialog. It will now always open the correct dialog. [CCM-22677]
April 2025 - Version 1.49.1
Feature Improvements
- Asset Governance Alert Fix: We've improved the alert update experience to ensure that only relevant resources and cloud accounts are displayed based on the selected cloud provider. This enhancement ensures a more accurate and streamlined configuration flow for Governance alerts. [CCM-22618]
April 2025 - Version 1.48.1
⭐ [New Feature] Alerts for Governance Rule Evaluations
[CCM-21921] | Docs
We’ve added Alerts in Cloud Assets Governance, allowing users to configure alerts based on Cloud Provider (AWS, GCP, Azure), Resource Type (Cloud Custodian-defined), Cloud Accounts, Minimum Number of Resources Found, Minimum Cost Impact, Email IDs, and the option to attach evaluation output as a .json file.
Feature Improvements
- Preferred Instance Families in Nodepool presets: We’ve added support for saving Preferred Instance Families in Nodepool presets, along with Buffer and Minimum Node Count. Users can now select specific instance families per cloud provider and region, and these preferences will be considered when generating the next set of Nodepool recommendations.

- Extend Warmup Period: We've improved the AutoStopping experience by introducing the Extend Warmup Period button. Previously, once a resource was manually started or warmed up via the AutoStopping rule page, users couldn’t extend its uptime during the active warm-up window. With this update, you can now extend the warm-up duration while the resource is still running, eliminating interruptions and giving you more control.


April 2025 - Version 1.47.2
⭐[New Feature] Granular permissions support for AWS Autostopping
[CCM-21572]
We have introduced Granular permissions support for AWS Autostopping. With this update, users can now select the specific AWS resource types they want to enable for Autostopping such as EC2, ASG, or RDS. Based on the selected resource types, only the minimal required set of permissions will be requested. This feature simplifies onboarding, and aligns with security best practices.


Feature Improvements
- Improved Recommendation Tracking: Users can now specify estimated savings when marking a recommendation as applied. Upon marking a recommendation as applied, users can now confirm whether the estimated savings matched the actual savings or enter the actual amount saved if different from the estimate. Additionally, after a recommendation has been applied, this savings data from the Applied Recommendations section can be edited. [CCM-21629]


- Cost Categories Integration for Recommendations: The Filter panel in the Recommendations view now includes the option to filter by Cost Categories. This update is especially valuable for large-scale organizations that manage thousands of recommendations and require structured views to take meaningful action. This improvement allows for efficient sorting and quick isolation of recommendations based on relevant cost buckets and labels. [CCM-21439]

- Recommendations Filter Revamp: The Filter panel in the Recommendations view has been updated to provide a more streamlined experience. As shown in the image below, the new design improves navigation and makes it easier to apply multiple filters. [CCM-21438]

-
With the release of granular Autostopping permissions for the AWS connector, only those AWS resources for which the required granular permissions are present in the AWS connector will be available for selection. [CCM-21577]
-
Improved Budget Start Date Validation: To ensure accurate budget tracking, we've added validation to prevent the creation of new budgets with a start date later than the 28th of any month. [CCM-22132]
Bug Fixes
-
For Budgets on Perspectives using Cost Categories with shared cost buckets, we’ve fixed an edge case where budget history data was not displaying in the UI. Budget computations are now accurately reflected to ensure complete visibility into historical usage and trends [CCM-22006]
-
We’ve enhanced the logic for converting Cloud Asset Governance Recommendation output from JSON to CSV by better handling of edge cases that previously caused issues in the CSV view. [CCM-21834]
Before

After

April 2025 - Version 1.46.2
⭐ [New Feature] Recommendation Preferences
[CCM-20954] | Docs
We have introduced a new feature to enhance the personalization of recommendations: Recommendation Preferences. This allows users to create, apply, and save custom tuning preferences to better suit their usage. Users can now also select a default preset preference. This ensures that the chosen tuning preferences are consistently applied across all future recommendations removing the need for repeated manual adjustments.


Feature Improvements
- New Filters for Autostopping: We have added two new filters in the Autostopping page filter panel:
- Minimum Savings: This allows users to filter rules based on minimum savings threshold.
- Hide Disabled Rules: This filter is designed to help users manage and view only the active rules in their system by hiding disabled rules. [CCM-21788, CCM-21766]

Fixed Issues
- Anomaly Detection Timezone Fix: We have resolved an issue where anomalies appeared with a one-day delay due to a timezone mismatch. The chart implementation has been updated to reflect accurate timestamps. [CCM-21942]
- Cloud Asset Governance Timezone Label: We have fixed a display issue where the "UTC" timezone label was incorrectly shown as "CUT" in enforcement logs. [CCM-21934]
March 2025 - Version 1.45.7
⭐ [New Feature] (Beta) External Cost Data Ingestion
[CCM-20954] | Docs Harness Cloud Cost Management now supports External Cost Data Ingestion, enabling you to bring in cost data from third-party vendors using a standardized CSV format. Key Capabilities:
- Ingest and analyze external costs using Perspectives, Budgets, Dashboards and Cost Categories
- Support for FOCUS-formatted CSV files (20MB max per file)
This feature is currently in Beta and behind a feature flag CCM_EXTERNAL_DATA_INGESTION
. Please contact our support team for enablement. [CCM-21297]
Feature Improvements
-
Anomaly Comments Support: You can now add and view comments directly on the Anomalies Details page, making collaboration and investigation easier. [CCM-21384]
-
Date Range in UTC Format: Date ranges are now processed in UTC for anomaly drilldown chart, ensuring accurate time representation across time zones like IST and PST. This also ensures drilldown chart data is fetched correctly based on the selected time range. [CCM-21630]
Fixed Issues
- Fixed Incorrect Timestamps in Budget Monthly Breakdown: Previously, the List Budgets API returned monthly breakdowns with Unix timestamps for the year 2024 instead of the configured 2025 values. This issue has now been resolved, and the API returns accurate timestamps consistent with the UI configuration. [CCM-21657]
March 2025 - Version 1.43.5
Feature Improvements
- Improved Accessibility for Rule Set Creation: Previously, if a user added multiple Rules or Rule Sets while creating Rule Sets or Enforcements, the button to proceed or save would be pushed off-screen, preventing the action. This issue is now resolved. [CCM-21512]
- Improved Error Handling for AutoStopping Pages: Previously, navigating away from a loading AutoStopping page caused aborted API calls to trigger error toasts. Now, toasts will only appear for valid errors.[CCM-21199]
- Improved UI Behavior for User Dropdown in AutoStopping : Previously, users with access only to AutoStopping encountered an error in the UI due to missing permissions for listing other users. To enhance the experience, we have modified the implementation to hide the user dropdown in filters if the user does not have access to list other users. [CCM-19404]
February 2025
Version 1.42.4
New features and enhancements
- Reverse Fallback Retry in Cluster Orchestrator: We have introduced support for Reverse Fallback Retry in the Cluster Orchestrator configuration. This ensures improved reliability by allowing the orchestrator to retry failed tasks using a reverse fallback mechanism. [CCM-17784]
- Fix for Anomalies Alert Scope Visibility: Some anomalies alerts created from the existing flow were incorrectly assigned an alert scope. Due to this, the alerts were not appearing in the anomalies list. This issue has now been fixed by setting the correct scope, ensuring proper visibility of anomalies alerts. [CCM-21278]
- Confirmation Dialog for Unsaved Cloud Asset Governance Rules: To prevent accidental loss of unsaved changes, a confirmation dialog will now appear when navigating away from an unsaved Cloud Asset Governance rule. [CCM-20972]
- Time-To-Live (TTL) Support for Karpenter Nodes in Cluster Orchestrator: We have introduced Time-To-Live (TTL) support for Karpenter nodes in the Cluster Orchestrator configuration. This feature allows users to automatically terminate idle or underutilized Karpenter nodes after a specified period, optimizing resource usage and reducing costs. [CCM-20051]
- Role-Based Access Control (RBAC) for CCM Side Navigation: Now, the side navigation dynamically adjusts based on a user's permissions. Features such as Overview, AutoStopping, and Governance will only be visible if the user has the necessary RBAC permissions. This ensures a cleaner interface and prevents access to unauthorized sections. [CCM-20789]
January 2025
Version 1.38.3
New features and enhancements
-
Granular Governance Recommendations: We have introduced granular governance recommendations, providing greater detail and actionable insights at the individual resource level. This enhancement improves operational scalability by offering more targeted recommendations for both custom and out-of-the-box (OOTB) rules. Users can now specify the scope when adding recommendations to the Ignore List, with options for Rule-level, Subscription-level, or Resource-level exclusions. [CCM-20482]
-
New Table View in Output Terminal of Evaluations: The output terminal for evaluations in Asset Governance now includes a new table view, with an option to flatten the table for easier analysis. This update enhances the visibility of governance evaluations and allows users to better manage large sets of data. [CCM-20448]
-
Recommendations Insights Tab: Harness CCM now offers a new Recommendations Insights tab in the Asset Governance module, providing users with clear visibility into the evaluation status of each rule. This feature includes detailed insights into the cloud account and region associated with the recommendations. The tab also supports troubleshooting by displaying information on why recommendations may fail, be ignored, or succeed, enabling users to take immediate corrective actions when necessary.
-
Extended Idle Time for AutoStopping Rules: The AutoStopping idle time limit in the UI has been extended to allow users to set up to 24 hours (1440 minutes). [CCM-20484]
-
Overlapping Schedules for AutoStopping Rules: Users can now define multiple fixed schedules within an AutoStopping rule, with support for overlapping schedules. To determine the final resulting schedule at any given time, users can set the priority order of the schedules using drag-and-drop functionality. [CCM-19196]
December 2024
Version 1.36.1
New features and enhancements
- "Hibernate" Option in AutoStopping Flow: We have introduced the "Hibernate" option for Azure VMs and EC2 instances in the AutoStopping flow, enabling enhanced control over resource state management. [CCM-19907]
- Azure Inventory Metric Data Update: Inventory metric data is now fetched for all Azure VMs that are not in a deleted state, extending beyond just running VMs. [CCM-19960]
- Budget Amount History in Drilldown Chart: The budget drilldown chart now accurately preserves the history of budget amount changes, improving visibility into budget adjustments. [CCM-19494]
Fixed Issues
- Evaluation List Resource Count Checkbox Persistence: The Resource Count checkbox on the Evaluation List page now retains its previous value correctly after a page refresh in Asset Governance. [CCM-20264]
- GCP Missing Current Daily Costs: We have handled the new
invoice.publisher_type
column in the GCP Billing export to ensure costs now appear correctly in Perspectives. [CCM-20214]
Version 1.35.6
New features and enhancements
- UI for Governance Custom Savings Percentage: We have added an option to configure and display custom savings percentages in Governance.[CCM-20193]

-
Error Dialog for Governance Rule Validation Errors: The error dialog used for AIDA-generated policies during rule validations will now also appear for standard rule validation errors, ensuring consistency and clarity. [CCM-20170]
-
UI for Actioned Resources and Savings: Asset Governance now displays the count of actioned resources along with the associated savings. Users can view the "Actioned Resources" tab in the test terminal output for better visibility. [CCM-20108]

-
Account Names in Governance Recommendations Dashboards: we have added support for displaying account names in the namespace field for governance recommendations. Also we extract and expose the account ID in the AWS Account ID field, similar to EC2 or ECS recommendations. We have applied similar functionality for Azure Governance Recommendations. [CCM-19921]
-
Ignore All Recommendations feature: Users can now choose to ignore all recommendations associated with a specific rule, simplifying management of rules. [CCM-19917]

- Bulk Processing of AutoStopping Rules: We have added support to select multiple AutoStopping rules to enable, disable, or dry-run them simultaneously, streamlining operations. [CCM-19786]

November 2024
Version 1.34.3
New features and enhancements
-
UI for Hibernate Support for EC2 and Azure VM: We have introduced the "Hibernate" option in the AutoStopping flow for Azure VM and EC2. This allows resources to enter a hibernation state until a request is received. [CCM-19907]
-
UX Enhancements for Rule Sets and Enforcements in Asset Governance:
[CCM-19861] and [CCM-19860] We’ve improved the creation and update flow for the following:- Enforcements

- Rule Sets

-
Support for Pasting Comma-Separated Values: Users can now paste comma-separated values in account, region, project, and subscription input fields across Azure, GCP, and AWS. [CCM-19837]
-
Enhanced Governance Recommendations Details: Asset Governance dashboards now display both Account Name in the Namespace field and AWS Account ID in a dedicated field. [CCM-19921]
Fixed Issues
- Improved Schedule Creation in AutoStopping UI:
Users can now directly input numbers when creating schedules for AutoStopping in the UI, eliminating the need to rely solely on arrow keys. [CCM-19425]
October 2024
Version 1.32.1
New features and enhancements
-
Ad-Hoc Enforcement Runs: Users can now dry run or execute enforcements directly from the Enforcements list or details page in Asset Governance, improving control over ad-hoc enforcement. [CCM-19438]
-
New Resource Name Column in Recommendations View: A new column, Resource Name (No drilldown) has been added to the Governance recommendations view. This allows users to group Governance Recommendations by a specific rule in Dashboards. [CCM-19922]
-
AWS Payer Account ID Field Added: We’ve introduced the AWS Payer Account ID in the AWS fields dropdown for Perspectives and Cost Categories Rules. Only account IDs will be shown, excluding account names. [CCM-19843]
-
Increased Connector Limit for GCP: We raised the default limit to 6,000 for GCP cross combinations (target account * target region) to prevent unannounced system loads, aligning with the 200 account and 30 region limits in Asset Governance. [CCM-19838]
-
‘Select All’ Option for Filtered Search: We have added a 'Select All' option to the filtered search results in Enforcement creation flow and Testing Terminal in Asset Governance. This option will select the entire filtered list. If the filtered list changes, the 'Select All' option will be deselected. If all filtered options are already selected, the 'Select All' option will be automatically selected. [CCM-19794]
-
Date Filter Sync Issue on Evaluation Details Page: Fixed a date filter sync issue displaying "undefined - undefined" on load. Users previously had to manually select a date range, which is now resolved. [CCM-19785]
-
Fixed ECS Metrics Chart Issue: CPU recommendations in ECS metrics charts previously displayed incorrect graphs, and CPU usage showed as 0. This has now been corrected. [CCM-19715]
-
AutoStopping Controller Update Notification: Outdated AutoStopping Controller versions will now trigger a UI notification, guiding users through the update steps. [CCM-19356]
Version 1.32.1
New features and enhancements
-
Account Names Now Displayed in Governance Overview:** We now display Account Names in the Recommendations widget and Overview list, improving clarity.
-
Anomaly Alert Upsert Functionality: When adding a new anomaly alert, the system was updating the existing alert instead of creating a new one when an email address was added. We have now implemented an upsert function for the channel list to ensure a new alert is added correctly, enhancing alert management.
Fixed Issues
- Date Filter Sync Issue on Evaluation Details Page: There was a mismatch between the date filter and URL-passed dates, causing an "undefined - undefined" display. Users had to manually select a date range. This is now fixed for a smoother experience.
Version 1.31.4
New features and enhancements
-
Updated Cloud Custodian Versions for Cloud Asset Governance: The cloud-custodian versions have been updated to the following:
c7n==0.9.41
c7n_azure==0.7.40
c7n_gcp==0.4.40
[CCM-19608]
-
Support for AWS GovCloud in Asset Governance: Asset governance now extends support to AWS GovCloud, enabling governance features. [CCM-18909]
-
UI Improvement for AutoStopping Windows: We have added enhanced CSS to provide adequate space for selection of source IP-based custom exclusions in the exclusion list. [CCM-14294]
September 2024
Version 1.30.3
New features and enhancements
- Prerequisites for Cluster Orchestrator: We are now listing all prerequisites required for Cluster Orchestrator, providing clearer guidelines to ensure smooth setup. [CCM-18892]
- Export Perspective Chart as CSV: We now support exporting the Perspective chart as a CSV, allowing users to easily extract and analyze data from the chart. [CCM-18812]
Fixed Issues
-
Toggle Fields in Recommendations Filters: The Toggle fields in the Recommendations screen Filters were not being saved on Create or Update. This has been fixed. [CCM-19267]
-
Saved Filter Option Not Visible on Anomalies Page Load: When first loading the anomalies page, the option to "Select a saved filter" was not visible until a filter was applied. This has been corrected so the saved filter option appears immediately. [CCM-19345]
-
Overflowing Text in 'Resume Setup' Button: The button text for "Resume Setup" in the orchestrator setup screen was overflowing. This has been fixed. [CCM-19212]
-
Cloud Connectors Redirect Fix: Clicking on cloud connectors in the integration did not lead to the actual connector configuration. Now, it redirects to the connector details page, improving troubleshooting and configuration access. [CCM-17586]
-
Cost Category Bucket Overflow Handling: Display issues with overflowing content in cost category bucket conditions when multiple choices were selected have been fixed. [CCM-14719]
-
Search Bar Missing for Label Value Selection in Cost Categories: The search bar was not appearing when selecting label values while creating cost categories. This has been resolved. [CCM-15437]
-
Asset Governance Savings Displayed as $0 on Overview Page: Asset Governance Savings were showing as $0 on the CCM Overview page. This issue has now been resolved, and the correct savings are displayed. [CCM-19450]
Version 1.29.1
Fixed issues
- Budget Amount Reset: Earlier, navigating between the budget creation steps caused the budget amount settings to reset to defaults. The budget form fields will now retain their values when switching between steps. [CCM-10953]
- Cost Category Name Updates: We have addressed an issue where cost category name updates were not properly reflected in perspective rules, ensuring the correct category names are used in all relevant areas. [CCM-18977]
- Recommendations Slider Action: Previously, using the buffer slider in the CCM "recommendations" view and hitting the back button moved the slider instead of returning to the main recommendations page. Now, the back button no longer includes slider actions. [CCM-11303]
August 2024
Version 1.28.7
New features and enhancements
-
Custom Recommendations in Cloud Asset Governance: We have introduced custom recommendations in Cloud Asset Governance, allowing users to create, manage, and operationalize their own policies. A new custom recommendations page has been added where users can view, manage, and drill down into their custom recommendations based on various filters. [CCM-18955]
-
Support for Multi-Status in Governance Evaluation: We've added support for multiple statuses within a single Governance Evaluation, enabling more detailed policy evaluations. [CCM-18942]
-
GCP Data Sync Migration to Gen2: We have successfully migrated our GCP data sync Cloud Function from Gen1 to Gen2, significantly increasing the timeout from 9 minutes to 60 minutes, enhancing the reliability and performance of GCP data sync. [CCM-13672]
Fixed issues
-
Budget Percentage Display Issue: Previously, when a budget amount was set to 0, the percentage spend comparison displayed as "Infinity." This has been fixed. [CCM-]
-
Cluster Data Query Optimisation: We've started using Mongo hint to optimize the cluster billing calculation query, ensuring much faster calculation. [CCM-19140]
-
Cost Category Name Updates: There was an issue with cost category name updates that affected the rules in perspectives where the cost category was referenced. This issue has now been fixed. [CCM-18977]
Version 1.27.2
Fixed issues
- Filtered Output Reset: Previously, when a user re-ran a rule with a filtered output, the output was not reset. This issue has now been fixed, ensuring accurate output after each rule execution. [CCM-18859]
- Spot and On-Demand Split Validation: Previously, no error was shown when the split ratio between Spot and On-Demand did not equal 100%. Now, if a user attempts to complete enablement in Commitment Orchestrator with an incorrect split ratio, an error message will be displayed, ensuring proper configuration. [CCM-18857]
- Commitment Orchestrator Tooltip Accuracy: Enhanced the chart re-rendering after applying filters, hence ensuring accurate tooltips. [CCM-18739]
July 2024
Version 1.25.0
New features and enhancements
- Dry Run and Run Once Buttons: Resolved an issue where the "Dry Run" and "Run Once" buttons were not enabled if there were issues with policy YAML validation. [CCM-18754]
- Regions Filter: Added a new Regions filter in the Recommendations Filter Panel to allow more granular filtering. [CCM-18591]
- Autostopping UI Changes: Improved the UI for Autostopping, including updates to the page index on the URL to match the page in the list, a wider first column based on available space, and the "Last Activity" column now reads the
updated_at
value directly instead of calling a separate API. [CCM-18585]
Fixed issues
- Governance Evaluations List: Resolved an issue where the page number was not resetting when changing the time filter on the Governance Evaluations List page, which resulted in retrieving the incorrect page with no results. [CCM-18571]
Version 1.23.0
New features and enhancements
-
Policy YAML Validation Enhancement in Asset Governance: Previously, we were not enabling the Dry Run and Run Once buttons if there were issues with policy YAML validation. This should now be resolved, allowing users to proceed with these actions even if there are validation issues. [CCM-18754]
-
Regions Filter for Recommendations Page: We have added a Regions filter in the Recommendations Filter Panel on the Recommendations Page, enhancing the ability to filter recommendations by specific regions. [CCM-18591]
-
Load Balancer Pagination Fixes: Some improvements have been made to the load balancer pagination:
- The page index on the URL now matches the page in the list.
- The first column is now wider based on the available space.
- The last activity column now reads the updated_at value instead of calling a separate API. [CCM-18585]
Fixed issues
- Governance Evaluations List Page Pagination: Previously, on the Governance Evaluations List page, the page number was not resetting when changing the time filter, causing the current page to match the filters incorrectly and resulting in no results. This issue has now been resolved. [CCM-18571]
June 2024
Version 1.23.0
New features and enhancements
-
Asset Governance Recommendations page enhancements: Previously, Governance Recommendations were grouped by Account and Region for AWS, Subscription and Region for Azure and Project for GCP. Now, each Account-Region pair, Subscription-Region pair and Project will have individual recommendations listed in the Recommendations Overview page. This would allow users to create individual Jira/ServiceNow tickets per pair and "Recommended Action" now shows the rule name that is recommended.
-
Memory Metrics Tooltip for EC2 Recommendations: Added a tooltip to EC2 recommendations to give more information on memory metrics. This tooltip provides documentation on what users need to do to enable memory metrics, ensuring they understand how to gather necessary data for accurate recommendations, especially for memory-optimized instance families.
-
Disabled Enforcements for Accounts without a Valid CCM License: We have disable Enforcements related to accounts that do not have a valid CCM license.
Early access features
- Early access to Commitment Orchestrator for RDS: We have introduced Commitment Orchestrator for RDS with support for Standard RI. Being in the very early stages, it is only available on request. If you would like to test it out, kindly reach out to Harness support
Version 1.22.0
New features and enhancements
- Azure Data Sync Frequency Update: The Azure data sync frequency has been changed from 1 day to 1 hour. This enhancement will allow data to flow faster for Azure customers, reducing wait times and improving data availability [CCM-18014]
Version 1.21.0
New features and enhancements
-
Savings by Harness Integration Enhancement: Last release we added "Savings by Harness" integration on Commitment Orchestrator. This release, we have added a minor enhancement with a loading state for savings and utilization widgets. [CCM-18212]
-
Azure VM Inventory Duplicate Entries Enhancement: Duplicate entries within AzureVMInventory will now be handled better after this fix, ensuring appropriate data is displayed on the dashboards. [CCM-17313]
-
Autostopping Rule Search by VM ID: Previously, users could not search their rule by VM ID. Now, users will be able to search their rule in the rule list using the ID of any VM managed by the rule. [CCM-16437]
Version 1.20.3
New features and enhancements
- "Savings by Harness" Integration on Commitment Orchestrator : Added a new feature to display savings by Harness on the Commitment Orchestrator Overview page, providing users with detailed insights into savings achieved by using Harness Commitment Orchestrator. [CCM-17919]
May 2024
Version 1.19.1
New features and enhancements
- Asset Governance for AWS : Added new governance recommendations and cost computation support for AWS resources including
cache-cluster
,S3
,Redshift
, andRedshift-snapshot
. [CCM-17852] - Asset Governance for GCP : Added new governance recommendations and cost computation support for GCP resources including
redis
,gke-cluster
,bq-dataset
,function
,bucket
,dataflow-job
,loadbalancer-address
,cloud-run-service
and also, added cost computation forgcp.loadbalancer-forwarding-rule
. [CCM-17852] - Editing Enforcements: Improved the enforcement editing process. Now, when viewing and editing an enforcement, it will no longer get enabled automatically if it was previously disabled. This ensures that the enforcement status remains consistent unless intentionally changed by the user. [CCM-18050]
- Email Validation Enhancement: We've introduced better validation for email addresses in the recipients list for perspectives report. This enhancement ensures that only correctly formatted email addresses are accepted in the recipients list, enhancing data integrity and security. [CCM-17850, ZD-63324]
- Azure Governance Subscription selection: In the Azure Rule window's Subscription drop-down menu, previously, only the Subscription ID was displayed. Now, both the Subscription Name and ID are shown for better clarity and ease of selection. [CCM-17650]
- Node New K8s Labelling: We have added support for the new K8s labels starting from K8s v1.17 for Instance Type, Operating System, Region, and Zone respectively. We use these labels to get the public pricing data for a given cloud provider. [CCM-17979]
Old Label | New Label |
---|---|
beta.kubernetes.io/instance-type | node.kubernetes.io/instance-type |
beta.kubernetes.io/os | kubernetes.io/os |
failure-domain.beta.kubernetes.io/region | topology.kubernetes.io/region |
failure-domain.beta.kubernetes.io/zone | topology.kubernetes.io/zone |
Fixed issues
- Azure perspectives Previously, only fields in "group by" with available data were displayed in Azure perspectives, leading to incomplete views and unnecessary errors. With this update, all relevant fields, including those without data, will now be visible. This eliminates any unnecessary errors arising from missing data at the source level. [CCM-17573, ZD-62691]
Version 1.18.1
New features and enhancements
- Governance JSON Viewer UI Improvement: We have moved the Copy button in the Governance's JSON viewer beside the Filter button for better accessibility and user experience. [CCM-17651]
- Cost Correlation Refresh Button: Expanded the functionality of the refresh button to include multi-policy evaluations, allowing users to update and refresh data related to savings for multi-policy evaluations. [CCM-17648]
- Time Filter Options for Recommendations: We have introduced UI changes to support time filter options for the last 60 days and 90 days in recommendations. This enhancement provides users with greater flexibility in analyzing recommendations over specific time periods. [CCM-17725]
Fixed issues
- Edit Flow for TCP-Based Autostopping Rule: Fixed the issue where users were unable to edit the auto-stopping proxy from the dropdown and proceed with the flow. Users can now see the preselected value of the proxy and complete the process as expected.
- Azure Data Fix: Resolved an issue where adding a perspective rule with Azure subscription ID set to null resulted in no data being displayed. [CCM-17414]
- Auto Stopping Page Filter: Added a fix for a minor issue where using filters on the auto-stopping page resulted in an unknown error. [CCM-16195]
Version 1.17.0
New features and enhancements
-
Commitment Active Actions Details Enhancements:
- Added formatting to the expiry date for improved readability.
- Aligned savings summary chart colors with graph colors for improved visual coherence.
- Added option to expand details about a recommendation by clicking on it. This enhancement allows users to gain deeper insights into their recommendations. After clicking on it, users can view both the potential savings after applying the recommendation and the potential spend without applying the recommendation. Additionally, users can access details about the source Reserved Instance (RI).[CCM-17844, CCM-17474]
-
Cloud Perspective Recommendation Display: Recommendations alongwith their total potential savings is now be displayed on the cloud perspective, providing users with actionable insights directly within their Perspectives overview page. [CCM-17639]
-
Enhanced JSON Viewer: The same JSON Viewer used in the Evaluation details page has been added to the Governance Recommendation details page, providing users with consistent and user-friendly access to the output data with all the available filters. [CCM-17436]
Fixed issues
- Updated Messaging in Commitment Orchestrator: In Commitment Orchestrator, we have improved the UI by adding appropriate messaging about recent actions once they are completed, and for actions that do not require user intervention, ensuring clarity and accuracy in the displayed information. [CCM-17655]
Version 1.16.0
New features and enhancements
-
Expanded Azure Region Options: We have introduced a new
allregions
option in Azure regions, allowing users to execute any Rule or establish an Enforcement across all regions with just one Evaluation for a Subscription. This boosts efficiency and helps prevent exceeding Azure API limits when executing a Rule for a Subscription across multiple regions. Instead of running on multiple regions it will now run only on one single region i.eallregions
. [CCM-17185, CCM-16771] -
Anomaly Drilldown Support: We have introduced support for Anomaly drilldown, allowing users to precisely view anomalies on the Anomaly List Page that were visible on the Perspective Details Page. [CCM-17137]
-
Perspective List Page Enhancement: We have added a minor change on the Perspective List Page of removing the total cost and changing the default view to list format. [CCM-17380]
Fixed issues
-
Label Adjustment for Clarity: We have added a minor change to update label from "Active Rules" to "Total Rules" for enhanced clarity and accuracy in Autostopping UI. [CCM-16450]
-
SMP Overview Screen Total Cost: We have updated the query used to retrieve active spend on the overview page for SMP to ensure accurate data representation. This fix ensures alignment between the total cost displayed on the SMP Overview Screen and the data presented in perspectives. [CCM-17380]
-
Perspective Dashboard Optimization: As part of this fix, we have disabled redundant parentheses from BigQuery SQL query to optimize the perspective and cost category queries, enhancing query efficiency and performance.
Version 1.14.3
New features and enhancements
-
RBAC Support for Active Recommendations: To enhance security and control over active recommendations, we have implemented Role-Based Access Control (RBAC) support. With this update, only admin users with edit access or commitments can approve or reject recommendations. This feature ensures that sensitive actions related to active recommendations are limited to authorized users to improve overall security. [CCM-17337]
-
Introduction of Anomaly Workflows: We have added Anomaly Workflows to enhance anomaly management within the CCM platform. With this feature, when a user marks an anomaly as a False Anomaly, it will be automatically moved to the Ignore list within the Anomaly Settings drawer. Furthermore, users now have the option to undo this action directly from the Anomaly Settings drawer, providing greater flexibility and control over anomaly management processes. [CCM-17311]
-
Multi-Select Cloud Providers Filter: We have enhanced the Recommendations and Governance Evaluations filter panel by adding a multi-select Cloud Providers filter. This addition allows users to select multiple cloud providers simultaneously, providing more flexibility with governance evaluations. [CCM-17150]
-
Child Account Exclusion in Commitment Orchestrator: With this functionality, users can selectively exclude child accounts from commitment utilization calculations, allowing for more precise management of Reserved Instances (RIs) and Savings Plans (SPs) across their organisation. [CCM-17184]
-
Audit Trail Integration for changes in Commitments: Commitment orchestration flow changes like change of coverage or split between SP & RI and commitment actions approval or rejection is now captured in audit trails. [CCM-17267]
Fixed issues
-
Governance Rules List Pagination: We have added a minor fix on the Governance Rules List page where the page number now resets properly when applying either the cloud provider or rule type filter. [CCM-17279]
-
Granularity Adjustment for Cluster Data Retrieval: With this fix, we have ensured that data retrieval aligns with the specified granularity settings: fetching from the daily data table for DAILY granularity and from the hourly table for HOURLY granularity. [CCM-16061]
April 2024
Version 1.13.0
Fixed issues
-
Improved Governance Enforcement: We have added a minor fix for governance enforcement when recommendations contain multiple accounts or subscriptions so that the enforcement is created efficiently. [CCM-17192]
-
Improved Precision in Perspective Reports: Previously, when choosing the current month during perspective setup, the report would present data from the past 7 days. We have promptly added a fix so that it accurately portrays data for the entire current month. [CCM-17100]
Version 1.12.0
New features and enhancements
-
Native User Approval in Commitment Orchestrator: We have implemented native user approval in Commitment Orchestrator. With this new feature, users can approve the recommendations generated by the orchestrator. This feature enhances the functionality of the orchestrator by enabling user actions such as approval or rejection of recommendations generated by the engine. Read more about it here. [CCM-16648]
-
Pagination for Budgets: We have added pagination for our Budgets page. This allows users to navigate through multiple pages of budget entries, improving the overall user experience by making it easier to manage and access information efficiently. [CCM-16978]
-
Asset Governance Overview Page Revamp: We have changed our Overview screen for Asset governance and introduced new UI enhancements such as:
- Widget for All-time Evaluations
- Widget for Savings in Timeframe
- Widget for Evaluations in Timeframe
- Widget for Evaluations trend (per day)
- Resource count in recommendations
- Cloud filters
Fixed issues
-
Commitment Orchestrator UI Column Overlap: We have added a minor fix to address the issue of overlapping columns in Commitment Orchestrator overview page. [CCM-16971]
-
Resolved Cluster Data Visibility Issue: We resolved a problem regarding inaccurate cost tracking within the specified date range due to a recent change in the primary node's TimescaleDB timeout configuration, which led to failures in the utilization data query. By rerouting read queries to a secondary node, we fixed the query performance issue. [CCM-17048]
Version 1.11.3
New features and enhancements
-
Updates in Output Terminal in Asset Governance:
- Filter: We've added a new feature for filtering the JSON in Evaluations. Users can filter based on the keys of the output and use comparison operators like
==
,<
,>
, etc. for comparison against numeric fields and use theLIKE
operator for comparison against alphabetic fields. - Sort: Users can also sort the output based on a specific key in ascending or descending order. For showing outputs with only one particular key, they can use the
pick
option. - Search: Searching in the output terminal in Asset Governance is now available. Users can search for any piece of text in their output. [CCM-16309]
- Filter: We've added a new feature for filtering the JSON in Evaluations. Users can filter based on the keys of the output and use comparison operators like
-
JSON and CSV Zip Download for Multi Policy Evaluations: For multi-policy evaluations, users can now download them in zip files. Each policy would have a sub-directory inside the zipped directory. Also, we have added two new options to include log files and filters applied (to the original JSON) in the downloaded folder. [CCM-16774]
-
Refresh Cost Impact for Evaluations: We've added a new option to "refresh" the cost impact for a particular evaluation for only supported resources. With this option, users can choose to refresh the cost impact to see updated savings. Please note, it can take up to 30 minutes to show the updated results. [CCM-16807]
-
Pagination and Ignore Recommendations in Governance Overview Page: Users can now view 5 recommendations per page on the overview screen of Asset Governance. We now also show ignored recommendations in the list with the option to remove them from the
ignored list
in the overview page itself. [CCM-16824]
Early access features
- Introduction of
CloudAccountId
and VMResourceId
inClusterData
Table: This feature is a beta release behind a feature flag. We are introducingcloudAccountId
and VMresourceId
in theclusterData
table. This addition enhances the capabilities of the system, providing more comprehensive data for analysis and management purposes. Please note that this feature is currently in early access and may undergo further improvements based on user feedback. [CCM-15506]
Fixed issues
-
Enhanced Discount Calculation in Cloud Cost Management: To improve the accuracy of discount calculations, we've updated our data utilization strategy. Previously, discounts were calculated based on the
lineitemtype
column, leading to potential inaccuracies under specific filter scenarios. Now, we've integrated the use ofedpdiscount
,bundleddiscount
, andprivaterateddiscount
columns from the Cost and Usage Report (CUR), ensuring discounts are accurately calculated at the service level. [CCM-20458] -
Enhanced Rendering of Timeseries Data for Shared Bucket Cost: Previously, when viewing shared bucket costs using the shared bucket filter, the timeseries data was not rendered correctly. We have implemented a fix to address this issue, ensuring that the timeseries data is now properly displayed. [CCM-16876]
-
Improved Cluster Cost Calculation for Grouping by Cluster Cost Category: Previously, when grouping by cluster cost category,
Others
costs were calculated from pod cost, resulting in costs being displayed even if they were 0. To address this, we have enhanced the calculation process to derive costs from node cost instead of pod cost depending on the group by selected. This ensures accurate cost representation, eliminating discrepancies in cases where costs should be zero. [CCM-17050]
March 2024
Version 1.10.2
New features and enhancements
- Perspectives update: Added a new query parameter called
updateTotalCost
in the create and update perspective call. When set to false, the total cost that is displayed on the list perspective page will not be calculated. Instead, only create/update operation for the perspective will be performed.[CCM-16724] - New limits for cost categories: Per account, there can be up to 25 cost categories, 1000 cost buckets, and 10 shared buckets. Additionally, nested cost category hierarchy can extend up to 5 levels per cost category. [CCM-13843]
Fixed issues
- Fixed intermittent issues which resulted in failure in S3 data sync and data ingestion for seamless and on-time updating of data. [CCM-14988]
Version 1.9.5
Fixed issues
- Previously the exported CSV was not reflecting the Perspective Preferences set by the user. Now it has been fixed and the rows of Perspective Grid and exported CSV should match. [CCM-16586]
February 2024
Version 1.8.1
Fixed issues
- We added a default value (CURRENT_MONTH) for the overviewTimeFilter parameter in the Overview Forecasting API, ensuring consistency and simplifying usage. [CCM-16458]
- We identified and resolved a high memory and CPU utilization issue in our delegate pods, traced back to improper handling of Chronicle libraries. The fix involved ensuring the StoreTailer objects are closed after each use, significantly improving system performance and stability. [CCM-16052]
Version 1.7.3
New features and enhancements
- We have seamlessly integrated Azure preferences into the Account Settings. Users can conveniently configure your preferences there, and once the Azure preferences feature is launched, they will be applied across all Azure perspectives for enhanced customization and consistency. [ccm-15789]
Fixed issues
- In the Perspective UI, readability was previously compromised as the total cluster cost information overlapped behind the tile. With the latest update on the perspective details page, formatted cost will now be clearly visible, and users can access the full value through tooltips for enhanced clarity and usability. [CCM-16413]
Version 1.6.5
New features and enhancements
- In the Azure connector flow, a new field named "billing type" has been incorporated to identify users' billing types. This enhancement sets the groundwork for enabling Azure cost preferences in future updates. [CCM-15978]
- We've implemented the edit flow for commitment orchestration, granting users the ability to modify their commitment orchestration details seamlessly. [CCM-11304]
Fixed issues
- The Filter API is paginated; however, the UI filter component lacked pagination support. To address this, we have implemented a result limit of 1000. Now users will be able to see all the saved filters in the recommendation filters. [CCM-16364]
- Previously, users faced limitations when attempting to adjust constituents within budget groups, hindering adaptability to organizational changes. Now, Budget group edit flow will not block the budgets or budget groups selected in that budget group eliminating constraints and enhancing flexibility. [CCM-16196]
- After upgrading to SMP version 0.120, users encountered issues with BI Dashboards loading, prompting them to add connectors despite existing connectors at the account level. In response, for SMP Environment, we've implemented redirects to the Dashboards module to facilitate viewing BI Dashboards seamlessly. [CCM-15995]
January 2024
Version 1.5.1
Fixed issues
- Previously, it was a bit difficult editing cost categories, especially on smaller monitors or when the web browser isn't maximized. To address this, we've implemented a fix in the layout of rules specifically for smaller windows. With this adjustment, users can now seamlessly edit cost categories even on smaller screens, ensuring a smoother experience across different viewing contexts. [CCM-15991]
- Upon clicking back from the shared cost screen, users encountered a non-functional continue button due to form validation issues. We have resolved this impediment from the UI side, ensuring users can proceed seamlessly without hindrance. [CCM-15990]
Version 1.4.2
Fixed issues
- In Commitment Orchestrator, the exclusion of resource instances was found confusing sometimes, necessitating a clearer flow. We've made enhancements to the commitment orchestration setup flow. [CCM-15844]
Version 1.3.0
Fixed issues
- While filtering for a GCP anomaly and clicking on the Anomaly link in perspectives redirected users to the Azure-based anomaly screen. To rectify this, we've implemented a solution to ensure that only relevant anomalies are displayed by adding an "EQUAL" case in the switch condition with the appropriate condition format for equal cases. [CCM-15649]
Version 1.2.1
Fixed issues
- Users without edit permissions for perspectives were still able to see the "+ New Perspective" button, which was not grayed out, leading to confusion. Now, if users lack edit access on perspectives or folders, the "+ New Perspective" button will be disabled, preventing confusion. Furthermore, error messages have been refined to provide clearer feedback. [CCM-15611]
- When creating or updating a perspective with an "invalid" cost category. If a cost category shares the exact same name as the attribute "shared cost," attempting to include it in a perspective results in a failure message: "Oops, something went wrong on our end. Please contact Harness Support." We have improved the error message with details telling that the cost category name cannot be same as shared cost bucket name. [CCM-15536]
- Horizontal scrolling was absent from all pages except perspective-details. This has now been successfully addressed and resolved. [CCM-14720]
Previous releases
2023 releases
December 2023
Version 81801
Fixed issues
- Previously, clicking on "Log Section" in the Review Screen redirected users to Compute Coverage instead of defaulting to the Events Logs Section as intended. Now, from the review section of commitment orchestration, the link for the log section correctly directs users to the Events Logs Section. This issue has been successfully resolved. [CCM-15189]
- Sometimes, changing filters in the default Perspective interface would reset the page but fail to display the table initially. This issue has now been resolved, with the table consistently appearing after filter and groupby adjustments. [CCM-14990]
November 2023
Version 81700
New features and enhancements
- Pagination for perspectives has been added for faster loading times of perspectives. By default only 20 perspectives will be shown. To see all the perspectives set the pageSize as 10,000 and pageNo as 0. By default all perspectives are ordered by most recent. (CCM-15124)
Version 81601
New features and enhancements
- RBAC (Role-Based Access Control) support has been implemented for the Commitment Orchestrator. CCM Admins now possess the authority to configure the Commitment Orchestrator for master accounts. On the other hand, CCM Viewers are granted access to visibility screens within the Commitment Orchestrator interface. (CCM-15040)
- Earlier, we didn't support adding relevant rule filters for perspectives created through cloud providers. As a result, all anomalies were being displayed on the cloud providers' perspective, regardless of whether they were relevant to that perspective or not. In this release, we have now added rule filters for cloud providers to address this issue. (CCM-15068)
Fixed issues
- Previously, entering connector names resulted in incorrect error message "Delegate with that name already exists." This hindered the quick connection setup. Now, the system accurately reflects the correct error message for when Delegate validation failures. (CCM-14963)
Version 81501
New features and enhancements
- The perspectives page has been enhanced with pagination for both the Card and List views. Each page will display a maximum of 20 perspectives, addressing the issue where some customers experienced lag during the initial rendering of the perspectives list pages. (CCM-14018)
Fixed issues
- In the updated functionality for K8s connectors, the "View Costs" feature is now enabled based on the presence of cluster data rather than relying solely on the last events received. This enhancement ensures that users retain the ability to view historical costs. (CCM-14984)
Version 81402
New features and enhancements
- Previously, there was no option to export Recommendations as CSV files. Now, we have added a new feature that enables users to export Recommendations as comma-separated values (CSV) files. (CCM-14274)
Fixed issues
- Previously, changing the project in JIRA didn't clear fields, causing potential creation failures. (CCM-14842)
However, now, the form (except Ticket Summary and Description) resets on project change, ensuring a smoother process.
- Previously, anomaly detection on K8s Services lacked a threshold, leading to excessive alerts. (CCM-14865)
Now, we have implemented a threshold of $3 for anomaly detection on K8s Services to refine the alerting process.
- Previously, incorrect entity types for Azure in anomalies caused misdirected notifications on Slack and email. (CCM-14864)
However, this issue is fixed now by changing the logic for Azure entity types.
October 26, 2023, version 81300
Fixed issues
-
Previously, the search functionality in the perspective grid was nonfunctional when grouped by cost categories, causing inconvenience in data retrieval. (CCM-14384)
This issue is fixed now, enabling users to efficiently search within the perspective grid, even when cost categories are applied as grouping criteria.
-
Previously, Anomaly alert logic for default perspectives was not functioning correctly. (CCM-14670)
This issue has been resolved, ensuring accurate anomaly notifications for default perspectives via Slack and email.
-
Previously, the Budget explorer chart displayed lower costs due to a query issue. (CCM-14758)
This issue is fixed by removing the "group by" from the budget time-series query, ensuring more accurate cost representation.
October 20, 2023, version 81202
Fixed issues
-
Previously while creating and AutoStopping rule, the k8s cluster selection list only displayed top 100 records, which made it difficult to choose a cluster when the list had more than 100 entries. (CCM-14644)
This is fixed by increasing the limit from 100 to 500 records. This will assist in retrieving every cluster that is accessible for selection.
-
Previously, in autostopping rule creation flow for Azure cloud provider, there's an option to create one AutoStopping rule using AppGateway belonging to one subscription and VMs which restricted the selection of VMs belonging to another subscription. (CCM-14515)
This is fixed by adding support for selecting multiple connectors, one for the AutoStopping rule and other for the VMs. This helps in having independent connectors for each subscription.
-
To avoid any confusion, tooltips are added for Potential Monthly Cost and Potential Monthly Savings on EC2 Recommendation details page. (CCM-14613)
-
A bug was identified during ingestion of AWS CUR data. The impact of the bug was causing AWS cost data from the current month to be dropped while ingesting AWS-CUR updates for the previous month. Since AWS updates CUR of previous months until the first few days of next month, this issue was hit in the initial days of the month. This bug got introduced recently while supporting ingestion of future-dated entries in any billing-period (i.e. supporting ingestion of costs which have usageDates beyond the current month). (CCM-14618)
This is now fixed by considering billingperiodstartdate and billingperiodenddate during ingestion from AWS CUR.
-
It was observed that the budget's cost was not matching with the costs in the underlying perspective, resulting in showing lesser cost in the budget explorer chart. (CCM-14758)
This issue is fixed by making some changes in the underlying budget cost explorer query.
October 12, 2023, version 81100
Fixed issues
-
Previously, attempting to edit a cost bucket with operands selected as "NOT NULL/NULL" led to an unexpected error, subsequently hindering the editing of other buckets. (CCM-14519)
This issue has been fixed by introducing a custom validation to resolve the error.
-
Previously, our application allowed fetching anomalies for perspectives created through labels. The queries used for fetching anomalies in these cases were based on the default groupBy field, leading to the display of numerous incorrect anomalies in the labeled perspective, which were unrelated to the labeled resources. (CCM-14242)
As of this release, we have discontinued support for fetching anomalies in perspectives created solely through labels. This change is aimed at improving the accuracy of anomaly reporting and ensuring that only relevant anomalies are presented.
October 5, 2023, version 81000
Fixed issues
- Previously, For EC2 Recommendations, the monthly savings from crossFamilyRecommendation or sameFamilyRecommendation fields, based on the selected preferences, were used to display the savings amount in the widget. However, for Terminate Recommendations, as these values were not available, it resulted in showing $0 in the widget. (CCM-14544)
This is fixed by switching to totalMonthlyCost and totalMonthlySavings for the potential savings widget in EC2 Terminate Recommendations.
September 27, 2023, version 80904
New features and enhancements
- Previously, CCM displayed only the essential Jira or ServiceNow fields in Recommendation Workflows. However, with this enhancement, CCM introduces a new field + Fields that allows users to add optional fields as needed.

Fixed issues
-
Previously, CCM used to display all anomalies, including the new ones that were labeled as "N/A." (CCM-14275)
However, now, anomalies will not be shown on the UI for newer entities. Newer entities are those having data for a duration of 15 days or less.
-
In the AWS perspective, the cost calculation is based on the selected
Groupby
field, and CCM uses the SUM ofawsUnblendedCost
. However, when CCM detects anomalies for AWS, it is based on the SUM ofawsBlendedCost
. This led to a cost mismatch between what's displayed on the AWS perspective and the cost reported for anomalies.(CCM-14096)This issue is fixed by using SUM of
awsUnblendedCost
to detect AWS (Account, Service and UsageType) anomalies.
September 20, 2023, version 80804
Fixed issues
-
Previously, on the AutoStopping details page, the dry-run flag did not invoke the savings API when turned on. (CCM-14232)
This issue has been fixed. Now, the cost savings are correctly displayed in the dry-run mode.
September 7, 2023, version 80702
New features and enhancements
- Cost category enhancement (CCM-12879)
Implemented a new feature that enables users to copy cost buckets from one cost category to multiple cost categories simultaneously. You have the flexibility to choose any number of buckets for copying. Upon selection, a popup prompt appears, allowing you to specify the target cost categories for copying the selected buckets. Upon successful completion, you receive a success notification along with relevant details.
However, it's important to note that while copying you may encounter issues if the destination cost category already has a bucket with the same name as the copied one. In such cases, you can address the conflict by renaming the bucket before attempting the copy operation again.

Fixed issues
-
An issue with the budget group warning message (CCM-14150)
Previously, there was a discrepancy between the dates displayed in the warning message and those in the budget table column. This issue has been fixed now, and the dates are consistent on both the table and the warning message.
-
Previously, users were unable to schedule the same AutoStopping rule for the same time in different time zones, such as setting the rule to run at 8 PM - 9 PM IST and 8 PM - 9 PM EDT, which was considered an overlap. (CCM-14181)
This issue has been resolved. Added validation to check for time zones to allow multiple schedules for a single rule.
-
Multiple
OverlappingFileLockException
errors were occurring due to the Chronicle Queue library version used. Consequently, this issue led to Perspectives not displaying any data. (CCM-14174)The issue is resolved now. The Chronicle Queue library has been upgraded to a newer version, resolving the errors.
September 04, 2023, version 80606
New features and enhancements
-
Display refunds or discounts on the graph within perspectives. (CCM-13443)
Previously, our graph in perspectives didn't display refunds or discounts, resulting in empty spots when values were negative. This enhancement improves this by aggregating negative values into a red-colored bar chart. You can now toggle a button in General Preferences to view these previously hidden negative costs.
Fixed issues
-
After editing an existing cost category, previously, when attempting to create a new one, the drawer displayed the details for the last accessed cost category. (CCM-13973)
This issue is fixed. The new cost category builder drawer now opens in the expected empty state, and the edit drawer will correctly display the details of the selected cost category. Even after editing a cost category, if you open the new cost category drawer, it correctly shows the empty state as intended.
-
Previously, users were unable to select This Quarter in the Overview time range filter. Instead, the application defaulted to This Month upon selection. (CCM-13505)
This issue has been fixed.
-
An issue with onboarding an existing AutoStopping rule on Azure App Gateway version 1 (CCM-13903)
This issue is resolved. Now the health check configurations of the AutoStopping rule are being used to detect the current backend settings associated with the rule.
-
The screen went blank when deleting all characters in the AutoStopping Rule Name field while editing the rule. (CCM-13816)
This issue has been resolved.
August 23, 2023, version 80500
New features and enhancements
-
ServiceNow integration with Recommendations (CCM-11150)
Introducing ServiceNow as a ticketing tool to create tickets for recommendations. You can use either Jira or ServiceNow as your ticketing tool. You need to configure this setting at the account level on the Default Settings page. For more information, go to View and apply recommendations.
-
AWS perspectives enhancement (CCM-13914)
Introducing support for the following additional
Group By
options in AWS perspectives:- Billing entity
- Line item type
Fixed issues
-
Previously, within the budget Edit flow, the monthly breakdown values would reset to default values. However, currently, the resetting occurs only when there's a change in the Budget Type. (CCM-13763)
-
Previously for ALB proxy HTTP route configuration, when it comes to redirect actions, only redirect URLs were supported. However, now, users have the flexibility to include either a redirect URL or specify a target port and protocol. (CCM-13702)
August 02, 2023, version 80301
What's new
-
AWS AutoStopping proxy enhancement (CCM-13497)
You can now select the subnet ID from the dropdown list for AWS AutoStopping proxy creation.
-
Perspective Preferences enhancement (CCM-11145)
Perspective preferences provide you the flexibility to control which cost factors are considered in your billing and CUR (Cost and Usage Report) reports within your perspective. You can now include cost factors such as discounts, taxes, and refunds. For more information, go to Perspective Preferences.
The current configurations for Show others and Show unallocated cost in clusters are preserved. This means that though the default settings have these preferences set to false, any existing perspective with these preferences set to true will retain their current state and not be overridden.
-
Improved UI handling during the AutoStopping rule creation process (CCM-13527)
The page on which users select either a load balancer or an AutoStopping Proxy has been enhanced to include an additional API that retrieves information about proxies created previously in shared VPCs. Now users can use a proxy created in a shared VPC across projects and connectors.
-
Overview page enhancements (CCM-13326)
-
The pie chart now shows a hover state.
-
The forecast trend in the widget is removed.
-
Added forecast time period in the forecast cost widget.
-
Changed the heading of the cloud cost widget from
Top AWS accounts
toTop 10 AWS accounts
.
-
Fixed issues
-
Previously, configuring both the redirect URL and target port for redirection while creating a redirect-based AutoStopping rule led to an error. (CCM-13475)
This issue has been resolved by modifying the validation process. Now, if the redirect URL is defined, the validation process checks whether the target port is greater than 0. Specifying both redirect URL and target port is not allowed as it is an invalid configuration. However, for ALBs, only redirect URLs are allowed.
-
Users were unable to validate their YAML files when creating a Kubernetes AutoStopping rule. (CCM-13459)
This issue has been resolved. Users will now be able to validate the YAML successfully.
-
Previously, users experienced performance delays while editing cost categories with more than 50 buckets, and every subsequent action took several seconds to trigger. (CCM-13205)
The issue has been resolved, and the overall user experience has been enhanced by streamlining the process of managing cost categories even with a large number of buckets.
July 13, 2023, version 80102
What's new
Recommendations page UI enhancement (CCM-12693)
The Include dropdown on the Recommendations page has been removed. Instead, the following toggle options have been added in the Filter panel as shown in the screenshots below:
- Show Recommendations on Parent resource
- Show Recommendations on Child resource
- Show Recommendations on resources added to the IgnoreList
By default, the first two options are enabled, and you can modify the toggles to customize the list filtering.
 

Fixed issues
-
The message displayed on the UI was incorrect when there were no recommendations for the account. (CCM-13250)
This issue is fixed now.
-
Adding an invalid cost category in a perspective rule caused the Anomalies feature to not function as expected. (CCM-13218)
Now, the cost category IDs are validated when added in the perspective rule.
July 07, 2023, version 80002
What's new
-
Azure VM recommendations (CCM-13142)
Now, the recommendations are computed based on both Memory Utilization data and the existing CPU Utilization tracking data.
-
Budget Sorting Enhancement (CCM-10948)
This enhancement allows you to conveniently sort budgets alphabetically in Harness CCM. You can now browse and navigate through budgets more efficiently.
-
Recommendations enhancement (CCM-11665)
You can now easily move recommendations from the Applied state back to the Open state. This enhancement allows you to easily rectify accidental closure of recommendations or marking Jira tickets as done by returning them to an actionable state.
Fixed issues
- Nodepool recommendations displayed incorrect savings data. (CCM-12816)
Implemented a check to exclude nodepools that have more than one instance family from generating recommendations. This is necessary as the current calculations for such nodepools result in incorrect recommendations.
June 30, 2023, version 79906
What's new
-
Azure inventory management (CCM-12676)
As part of the Azure inventory management, now you can monitor the Memory Utilization data for virtual machines (VMs) along with the existing CPU Utilization tracking data.
-
Clone AutoStopping rules (CCM-12337)
You can now clone an AutoStopping rule. To clone a rule, navigate to the rule you want to replicate and select the Clone option from the more options menu. After selecting Clone, you can update the instance details according to your requirements. This allows you to create a new rule based on the existing one, saving you time and effort in setting up similar rules for different instances.
-
Budget alert enhancements
-
The cost alerts for daily budgets are now triggered on an hourly basis. Previously, cost alerts for daily budgets were triggered only at specific intervals, which could potentially result in delayed notifications if the threshold was crossed outside those intervals. However, with the increased frequency, you can now receive timely alerts as soon as the threshold is exceeded, regardless of the time of day. (CCM-12028)
-
Significant improvements have been made to the Slack budget alert messages for both budgets and budget groups. Now, when receiving a budget alert, you will find detailed information related to the perspective from which the budget was created, the allocated budget amount, the current spend, and the forecasted spend. (CCM-12647)
-
Fixed issues
-
The cost data was not displayed on the Perspectives page. (CCM-12752)
This was caused by the challenge of pushing large volumes of billing data into BigQuery. This issue has been resolved by adding support to upload and handle large datasets.
-
Previously, users were unable to view and manage the ignored recommendations for EC2 instances. (CCM-13004) (ZD-46353)
The payload for adding EC2 recommendations to the Ignore List was incorrect. Now, the issue is fixed, and the functionality is working as expected.
June 21, 2023, version 79803
What's new
-
Added a tooltip on the Cloud Integration page. (CCM-12559)
In the Cloud Integration page, if the connector data is unavailable, the View costs link is disabled. However, as soon as the data becomes available, the link is enabled. Now, a tooltip providing a concise explanation as to why the link is disabled appears when you hover over the disabled link.
-
Asset Governance filter panel enhancement. (CCM-12854)
Previously, in the Asset Governance > Evaluations page, only the target accounts with
execute
permissions were included in the Target Accounts field in the filter panel. Now, this functionality is enhanced so that all target accounts withview
permissions are also included in the list.
Fixed issues
-
The budget screen displayed inconsistent margins, leading to overlapping text in different columns. To address this issue, the columns in the budget list have been readjusted, ensuring that the text in each column no longer coincides with the text in adjacent columns. (CCM-10980)
-
An error occurred with the HTTP AutoStopping rule. (CCM-12729)
The detection of routing rules on the Azure Application Gateway was impacted due to the presence of an additional custom probe configuration. To address this issue, during the detection of routing rules for the specified port configuration, any custom probes are now ignored. However, the custom probe will continue to be utilized for the selected rule.
June 09, 2023, version 79701
Early access
Propagate force cool down (CCM-12338)
You can now propagate force cool down from primary rule to dependent rules.
Earlier, when stopping a rule from the UI, you had to stop its dependant rules one by one. With this enhancement, you can propagate the stop operation to dependant rules as well.
Propagating cool down to dependant rules is optional. You can stop the primary rule with or without propagating cool down to dependent rules.
June 06, 2023, version 79601
What's new
Cost Category enhancement (CCM-12585)
When building a cost category, it is now possible to incorporate another cost category as a rule. However, there are important considerations to keep in mind when using a cost category within your rule.
- You cannot include a nested cost category as a rule within another cost category if either of these cost categories contains a shared bucket.
- You cannot add the same cost category as a rule in the cost bucket.
- You cannot create cyclic nested cost categories, where a cost category is nested within each other.
- You can nest cost categories to a maximum of 20 levels.
Fixed issues
-
Budgets that contain the
/
character in their names were previously experiencing issues with correctly opening the budget details page. (CCM-12062)Previously, when the budget name appended to the URL contained the
/
character, it was treated as a separate route. This caused the browser to fail in loading the corresponding budget details. Now, before appending the budget name to the URL, it is properly encoded. This ensures that the browser handles the/
character correctly, allowing the page to load as expected.
May 29, 2023, version 79505
What's new
Azure VM recommendations
Introducing Azure VM recommendations that identifies idle or under utilized VMs, ensuring efficient resource allocation and significant cost savings. For more information, go to Azure recommendations.
Fixed issues
-
The recommendations for workloads with containers that do not have properly set limits and requests displayed a value of -1 or null. (CCM-11765).
This issue has been resolved.
-
The users encountered an issue where they were unable to toggle the Hide progress page and Dry run options. Each time the toggle button was clicked, an error was thrown, preventing them from enabling or disabling these options successfully. (CCM-12438)
The UI was relying on a deprecated API to update the rule, causing issues with toggling the values. This issue has been resolved by replacing the older API with a new v2 API. This update restored the functionality, allowing users to toggle the values.
-
The ALB that was created in AWS did not appear on the Harness AutoStopping rules creation page. (CCM-12517)
This issue has been resolved.
-
The AutoStopping fixed schedule did not execute the rule as configured in the schedule settings. (CCM-12396)
The issue was identified as missing triggers from Dkron, an external service, corresponding to the created schedule. To address this, a backup job was created. This backup job is designed to trigger the required operation in case the triggers from Dkron are missed. By implementing this solution, the system ensures that the necessary operation will still be executed even if the triggers from Dkron are not received.
-
The users were not able to create an Azure Application Gateway successfully as the Azure function package was corrupt. (CCM-12550)
Rolling back to the previous function package fixed this issue.
May 19, 2023, version 79400
Fixed issues
-
Budget group missing from the Budget page. (CCM-12334)
Previously, updating a budget group rendered its history irrelevant due to its dependence on child entities. However, this issue has been resolved by introducing support for modifying the budget group history during updates.
-
An error occurred while attempting to save an AutoStopping rule with multiple proxy configurations and a custom domain in the GCP proxy. (CCM-12048)
Saving the AutoStopping rule did not append custom domain providers for non-AWS cloud providers. This resulted in a validation error at the back-end. This issue has been resolved. The required field
custom_domain_provider
is now being set for all cloud providers.
May 05, 2023, version 79300
Early access
Asset Governance
The Asset Governance feature now includes support for access control through Role-Based Access Control (RBAC). This enhancement allows more granular control and management of permissions. For more information, go to Asset Governance RBAC.
This feature is behind the feature flag, CCM_ENABLE_CLOUD_ASSET_GOVERNANCE_UI
.
Fixed issues
-
Previously, the budget amount in the monthly fields did not default to zero when selecting the yearly budget period. (CCM-12289)
This issue is resolved. Now, when choosing the budget type as Specified amount, the budget amount for individual months correctly defaults to zero.
-
Users couldn't dismiss the "How to get started with creating rules?" modal on the Cost Category page. (CCM-12278)
The issue is resolved. Now, you can collapse the modal if you don't want to see it on the screen.
-
Updated the default Budget Type as Specified amount. You could select Last period spend if you like to set up budget based on that budget type. (CCM-12254)
-
A stopped AutoStopping rule displayed Scale down on the rule Details page. A stopped rule must display Scale up and a running rule must display Scale down. (CCM-11920)
This issue is resolved now.
-
The escape character
&
rendered incorrectly in the budget dashboard. (CCM-11683)
The issue is resolved now.
April 19, 2023, version 79104
What's new
-
Recommendations enhancement (CCM-11769)
A new filter has been added to recommendations, which allows the selection of the age of the recommendations. This filter allows you to specify how many days old recommendations should be included in the results.
Fixed issues
-
The Recommendations page displayed incorrect savings value. (CCM-12082)
This issue has been resolved. The value in the grid now matches with the widgets.
-
Spike in BigQuery cost. (CCM-12027)
Limited the data queried by users with restricted access (granular RBAC enabled) by implementing a time filter of 30 days. These users can retrieve recommendations only from the past 30 days, effectively reducing the overall size of the query results.
-
Modifying individual budgets within a budget group resulted in inconsistencies within the budget group as a whole. (CCM-11854)
To fix this issue, you are allowed to modify only the budget type, budget amount, and configure alerts for individual budgets. You cannot modify other parameters.
-
While configuring budget groups, you cannot add a negative integer in the Cascading > Proportionally field. The total sum of the proportions should always be 100. (CCM-11852)
April 05, 2023, version 79001
What's new
-
Workload recommendations enhancement. (CCM-9161)(Zendesk Ticket ID 34658)
Introduced support for 100th percentile in workload recommendations. Recommendations will be displayed for 100% usage of workloads.
Fixed issues
-
Updated the default perspective names from
Aws
toAWS
andGcp
toGCP
. (CCM-11770) -
Discrepancy in the number of EC2 recommendations. (CCM-11730)
The Terminate-type recommendations were not being saved, and certain EC2 recommendations were disappearing after a specific interval of time. This issue has been resolved.
-
The link to the perspective on the Anomalies page was incorrect. (CCM-11403)
This issue has been fixed, and the link now directs to the correct perspective.
March 21, 2023, version 78903
What's new
-
Enabled audit trail for budget groups. (CCM-11387)
With this enhancement, you can track all CRUD operations such as Create, Delete, and Update related to budget groups.
-
Display the AWS account ID and name on the Recommendations page. (CCM-11666)
The AWS Account ID has been added to the ECS Services on the Recommendations list page.
-
Cost category enhancement (CCM-10580)
Introduced support to allocate the cost of shared cost buckets by a fixed percentage among each cost bucket. A new user interface has been developed.
For more information, go to Use Cost Categories.
Fixed issues
-
The error message displayed while creating a Jira ticket to apply recommendations was not meaningful. (CCM-10822)
A comprehensive Jira error message will be displayed in the user interface whenever it is feasible. However, there may be instances where only a generic message such as "Error creating issue" will be displayed when the Jira error is not parsed.
March 13, 2023
What's new
-
Cost Category enhancements (CCM-10280)
- When calculating the cost for
Unattributed
, the rules present in the shared cost bucket are not considered to eliminate duplicate costs. - If Cost Category is
NOT NULL
in a perspective, it means all cost buckets are considered.Unattributed
is not taken into account. - If the Cost Category is
NULL
, it indicates that the cost buckets are not considered in the perspective.Unattributed
is taken into account. - Previously, all shared cost buckets were displayed as
No Groupby
. Now, when you apply a GroupBy option other than the cost category, the cost of the rules present in the shared cost bucket are displayed in a separate entity based on the GroupBy selection you have made. However, it is important to note that this change will be effective only if you have incorporated cost category with shared buckets in perspective rules.
- When calculating the cost for
Fixed issues
-
Previously, deleting a cost category caused the perspectives that utilized the cost category in their rule or GroupBy to crash. (CCM-9902)
This issue has been fixed. Now, before the cost category is deleted, you will receive a prompt to perform one of the following actions:
- Delete any perspectives that depend on the cost category.
- Remove the cost category from the perspective's rule or GroupBy.
-
When you edit an AutoStopping rule in which the Health Check option is disabled, it is enabled when the client-side data is fetched. (CCM-11472)
This issue has been fixed. Now, the Health Check option remains disabled when you edit the AutoStopping rule.
March 06, 2023
Fixed issues
-
The ECS service billing data was missing in the Perspectives. (CCM-11464)
This issue has been fixed, and all data is now accurately reflected on the Perspectives page without any errors.
-
The
ANOMALY_DETECTION_CLOUD
job responsible for displaying cloud anomalies was not being executed in accounts without a cluster connector. (CCM-11228)This issue has been fixed, and anomalies are now computed even in the absence of a cluster connector.
-
Previously, when attempting to delete a Recommendation filter, an error message would appear.(CCM-11300)
This issue has been fixed now, and you can successfully delete a Recommendation filter without any error messages.
March 01, 2023
What's new
- Introducing support for adding more than one CCM GCP connector when you have two or more billing export tables with different billing account IDs in the same dataset. (CCM-11244)
- Introducing support for assigning a custom static port as the source port in the port configuration of the TCP traffic-based AutoStopping rule. (CCM-11264)
Fixed issues
-
Previously, the Start Date selected when creating a budget was not being saved and instead the date of budget creation was being displayed as the Start Date. (CCM-10952)
This issue is fixed now, and the Start Date selected during budget creation is now being saved correctly.
-
Previously, even when the Cascading option was turned off, the budget amount was being equally divided among all the budgets in the group. (CCM-10950)
This issue is fixed now. The budget amount is no longer being distributed among individual budgets, ensuring that the budget amount of each budget remains unchanged.
-
If a health check status code is not entered for the AutoStopping proxy, Harness falls back to using the default range of 200-299. (CCM-11007)
February 20, 2023
What's new
- AutoStopping Proxy for HTTPS and TCP connections.
Harness CCM introduces AutoStopping Proxy to support AutoStopping for HTTPS and TCP connections.
Fixed issues
-
The potential monthly savings displayed on the UI did not match with the Spot or On-Demand recommendations. (CCM-10698)
The logic to calculate the potential monthly cost displayed on the UI has been fixed. Now, the savings match with the Spot or On-Demand recommendations.
-
Added the missing instance family types for Azure node pool recommendations. (CCM-10246)
-
When you create a budget with an invalid Period Starts from date with respect to the Budget Period, the error message displayed was unclear - "Invalid request: Error in create budget operation. Start time of budget is invalid." (CCM-10487)
Now, the message clarifies why the date is invalid - "Invalid request: Budget Period and Period Start date cannot add up to be in the past."
- The cost details API was returning only the AWS account ID without the account name. (CCM-10573)
Now, the API returns both account name and ID.
January 31, 2023
Fixed issues
-
Hourly data on the Perspectives page showed an incorrect billing amount for multiple accounts. CloudFunction was unable to delete the existing records but continued ingesting a new entry in clusterDataHourly in BigQuery. (CCM-10711)
This issue is fixed. Now, the Instance_Billing_Hourly job execution is limited to 5 times per minute to avoid CloudFunction failure.
-
The total costs displayed on the Overview page and the license-util page (or API) were incorrect in accounts with at least one Azure connector. (CCM-10678)
A bug fix in the ingestion of aggregated costs for Azure resolved this issue.
January 18, 2023
Fixed issues
-
While creating a Jira ticket to apply EC2 recommendations, the Account Name field in the Jira description incorrectly displayed the Account ID. (CCM-10507)
Now, the issue is fixed, and the account name is displayed correctly.
January 04, 2023
Early access
-
Standardize your currency across Harness CCM (CCM-9280)
This release introduces Currency Preference that enables you to view the entire CCM application in your preferred currency for different cloud providers. This feature is behind a feature flag CCM_CURRENCY_PREFERENCES.
-
API implementation for the Currency Preferences feature (CCM-9632)
You can now use the Currency Preference API to select the currency in which you want to view your entire CCM application across different cloud providers. Go to Harness API Documentation for more information.
2022 releases
December 16, 2022
What's new
-
Introducing support to list the label keys that contain the string node-pool-name. (CCM-10203)
While adding a node pool name, Harness CCM looked only for the exact match. Now, CCM has introduced support to check if the node label key contains the string node-pool-name. CCM falls back to contains if an exact match is not found.
Fixed issues
- The messages in budget alert notification emails were misleading. Now, the emails convey more meaningful and dynamic messages. They provide the cost type and the period for which the alert is created. (CCM-9291)
December 07, 2022, version 77716
Fixed issues
-
First-time users could not launch the Kubernetes cluster creation workflow by using the Quick Create option on the Cloud Integration page. (CCM-9953)
Now, this issue is fixed.
-
When you clicked Explore all plans on the Cloud Cost Management Getting Started page, you were directed to the old onboarding page instead of the new one. (CCM-9638)
Now, this issue is fixed.
-
On the Recommendations page, when you clicked the Copy icon, a confirmation message was not displayed to be sure the metrics were copied. Also, the copied message contained unwanted strings such as null. (CCM-10009)
Now, a confirmation message is displayed when you click the Copy icon and the format of the copied message is improved.
-
The anomaly tooltip in the Perspective details chart was not displayed properly if it extended beyond the chart. (CCM-9336)
Now, this issue is fixed.
November 29, 2022, version 77608
Fixed issues
-
The bars in the Perspectives chart grouped by cost categories were not rendering properly. (CCM-9502)
This issue is fixed by applying a limit on the number of cost buckets in the cost category. Now, when you group by cost categories in a Perspective, it returns the top 12 cost buckets instead of all cost buckets.
-
The GCP load balancer modal was showing undefined while creating a new load balancer. (CCM-9825)
This issue is fixed. Now, it shows the term Load Balancer.
-
Azure VM inventory dashboards showed duplicate cost entries because every API call to pull VM data inserted a new row in the dashboard if the time of creation (creationTime) was different from the existing row of that VM. (CCM-9842)
Now, this issue is fixed.
November 06, 2022, version 77317
What's new
This release adds validation to ensure that the load balancer domain name specified in the YAML file to create an AutoStopping rule is valid and exists in your Harness account. (CCM-9101)
Fixed issues
-
When the Harness account ID of the customer begins with a hyphen, sts assume-role step in the data ingestion pipeline interpreted it as an additional argument, and thus failed to run the command.
The account ID value is now assigned to role-session-name by explicitly using '='. This works with session names starting with a hyphen as well. (CCM-9481)
-
Clicking Save Cost Category more than once resulted in the creation of multiple cost categories with the same name.
Now, the Cost category name is unique. You can't have two Cost categories with the same name. If you enter an existing Cost category name while updating or creating a Cost category, an error message is displayed — Invalid request: Cost category name already exists. (CCM-8934)
October 21, 2022, version 77221
What's new
You can now add labels to enable node pool recommendations. kops cluster
node label has been added for node pool recommendations. (CCM-9309)
Fixed issues
The AWS cost shown in the Perspective section and the dashboard mismatched. Duplicate account name entries that belonged to the same account ID caused this issue in the dashboards. (CCM-9344)
This issue is resolved.
October 07, 2022, version 77025
Delegate version: 77021
Fixed issues
-
The cluster data displayed in the Perspective preview section and the Perspective section were different because data was retrieved from two different tables. (CCM-8961)
Now, you can apply one of the following rules in the Perspective preview section and the relevant table is queried:
-
Cluster only
-
Cluster + Common
-
Cluster + Label
-
Cluster + Label + Common
-
-
Users weren't able to download the YAML file while performing the Kubernetes cost reporting workflow. (CCM-9141)
This issue is fixed now.
-
In the recommendation filter API, the labels were not handled properly. (CCM-9193)
Now, Harness supports labels in the recommendation filter API for ECS and workloads only.
-
In the recommendation filter API, cost categories were not handled properly. (CCM-8808)
In the recommendation filter APIs, now the following cases are supported:
-
Considering Business Mapping cluster rules while recommending.
-
Supporting the following cluster fields for the recommendation:
-
clusterName
-
namespace
-
workloadName
-
instanceName (node)
-
cloudServiceName (ECS)
-
-
-
Renaming the CD connector resulted in creating two cluster entries in the billing data, but both belong to the same cluster. (CCM-9195)
Now, while updating the connector name, the cluster name is also updated to fix this issue. However, it isn't recommended to update the connector name.
September 29, 2022, version 76921
What's new
-
First-class Support for Istio is released with version 1.0.8 of autostopping-controller. (CCM-8386) You can now onboard Istio virtualservices-based workloads to AutoStopping without editing the virtualservice manually.
-
Now, you can sort perspective filters while creating cost categories, perspectives, etc. You can search for a filter quickly and apply it easily. (CCM-8597)
September 14, 2022, version 76708
Fixed issues
- A validation error occurred while entering the URL with space. (CCM-8832) To fix this issue, the URL is now truncated before validation.
September 7th, 2022, version 76619
Fixed issues
- Round off Anomaly Slack Alerts to 2 Decimal Places (CCM-8769)
- Refresh recommendation resources and instance details (CCM-8720)
August 31st, 2022, version 76518
Enhancements
-
Azure Connector Validations (CCM-7650)
As part of Azure Connector validations for Inventory and AutoStopping, we're now checking whether the service principal has the required roles for these features: Reader role for Inventory and Contributor role for AutoStopping. These checks will run whenever
Test Connector
APIs are hit for CeAzure connectors.See Set Up Cloud Cost Management for Azure.
Fixed issues
- Getting exceptions while fetching filter values for GCP and AWS (CCM-8738, ZD-33142, ZD-33948)
In the Perspective preview section, we are now checking both
ruleFilters
andidFilters
to deduce whether it's a cluster perspective or not and based on querying the correct table (clusterDataAggregated
orunifiedTable
). - API Docs were incorrect (CCM-8336, ZD-31845) Return the list of Recommendations API doc updated.
August 25th, 2022, version 76425
Fixed issues
-
The Perspective recommendation filter is incorrect (CCM-8632) When you click on recommendations shown on the Perspective page, you will now see only the list of recommendations filtered for the Perspective that you are reviewing instead of listing the full list of recommendations unfiltered.
-
Account name updates in AWS don't cascade to CCM DB (CCM-8598) We were not updating the account name in daily sync. Now updating account name in daily sync.
-
Cluster Costs missing for since 5th August (CCM-8535, ZD-33355) Now, we are checking AWS Cluster data in
billing_table
for last 3 days and if data does not exist, we will runINSTANCE_BILLING
batchJob. So, we are no longer dependent on AWS cluster data to run batchJob.
August 18th, 2022, version 76321
What's new
-
Cluster Perspective - Total Cost, Table values UX improvement (CCM-7968, ZD-31764)
-
Difficulty "Grouping By" Cost Category within Perspectives (CCM-7784)
You can now search Cost Categories in your chart.
-
List BI Dashboards API (CCM-7649) You can now query a new API to list all the BI Dashboards specific to CCM: Cloud Cost BI Dashboards.
Example query:
curl -i -X GET \
'https://app.harness.io/gateway/ccm/api/bi-dashboards?accountIdentifier=H5W8ioxxxA2MXg' \
-H 'x-api-key: pat.H5xxxA2MXg.6xxxmD'
Example response:
{
"status": "SUCCESS",
"data": [
{
"dashboardName": "AWS Cost Dashboard",
"dashboardId": "226",
"cloudProvider": "AWS",
"description": "Discover and track analytical insights into your AWS cloud costs",
"serviceType": "",
"redirectionURL": "#/account/H5W8ioxxxA2MXg/dashboards/folder/shared/view/226"
},
...
{
"dashboardName": "AWS RDS Inventory Cost Dashboard",
"dashboardId": "3309",
"cloudProvider": "AWS",
"description": "Overview of cloud spend across RDS instances, breakdown by accounts, regions, instance types etc.",
"serviceType": "AWS RDS",
"redirectionURL": "#/account/H5W8ioxxxA2MXg/dashboards/folder/shared/view/0000"
}
],
"metaData": null,
"correlationId": "bc71c537-048f-4d53-80cd-8462158e1471"
}
Fixed issues
-
Fix labels null value (CCM-8558)
When we were sending label.key IN [""] -> Empty Array, BE is setting the empty array to null. Now to handle it, we have added a null check while converting conditions values to filter values.
-
CCM Perspectives seem to be broken in new UI (CCM-8484, ZD-33142)
In the Perspective Preview section, we were not considering whether it's a cluster perspective or not. Therefore, we always query unifiedtable. This issue has been resolved. Now, in Perspective Preview section, we are checking whether it's a cluster perspective or not and based on that querying the correct table.
- Azure Existing connector validation is failing at test connection (CCM-8423)
Something was changed in the base image for Docker files. Azcopy utility needs access to create .azcopy folder to keep job plan log files. It was not able to do so. Fix is to give an explicit path for it in which it has access.
August 8th, 2022, version 76128
Fixed issues
-
RDS Instance data in Dashboards don't reflect changes in InstanceClass (CCM-8411, ZD-32945, ZD-32995)
The RDS inventory dashboards did not reflect the updated DBInstanceClass when RDS instance class was updated. Due to a bug in our RDS data-load CloudFunction, the DBInstanceClass column was not being updated in the awsRdsInventory table. The dashboards query this awsRdsInventory table, which is why the updated DBInstanceClass couldn't be seen in the dashboard. The issue has been resolved. The RDS Inventory dashboard now displays the updated instance-class as expected. Also, there was a discrepancy in data due to a bug in the join condition of our looker query. We have updated the join and the data looks correct now.
-
Azure Connectors are failing (CCM-8298, ZD-32605, ZD-32612) We had a regression in the data pipeline. Fix is deployed.
August 1, 2022, version 76030
What's new
CCM Perspective Preferences.
When you create a CCM Perspective you can now set Preferences for Include Others and Unallocated Costs.
For details, go to Perspective Preferences in Create Cost Perspectives.
Enhancements
Perspective Preferences: Unallocated and Include Others cost support added (CCM-7436)
Now while creating a perspective, you will see a Preferences tab to select the preferences for a particular Perspective. And on the Perspective page, you can toggle the preferences options to see their cost in the Perspective chart section.
Fixed issues
-
CCM missing data for our production cluster (CCM-8214, ZD-32384)
Usually, the node resource values from instanceType are displayed in the format custom-8-24576, but the format was different and looked like n2d-custom-8-220160-ext.
-
Cost Category-based perspective does not showcase cost breakdown (CCM-8068)
During Perspective save, Cost Category was not identified as a separate data source and the grid API call was failing. Added Cost Category in data sources if Cost Category rules are present in Perspective.
-
Not including Others and Unallocated costs in perspectiveTimeSeriesStats (CCM-7973)
You can include Others and Unallocated Cost for a Perspective Time Series Chart.
-
CCM dashboards database errors (CCM-7791)
Converting queries to Batch queries. Removing certain Alter statements as they are no longer required.
July 18th, 2022, version 75921
Fixed issues
-
AWS CCM Connector failing after previous successful connections (CCM-8143)
A function was running out of memory because of a large volume of inventory data and could not execute fully. We have increased the memory for that function for now and the EC2 data is now being ingested.
-
Some ECS clusters do not show Tasks/Services (CCM-8126)
The instance type filters were incorrect when grouping by task/service. Fixed the instance type filter.
-
Some Dashboards not working (CCM-8124, ZD-32035)
Fixed the merge query in the load cloudfunction for AWS RDS.
-
CCM GCP connector showing no error when testing connection (CCM-8076)
Make use of gcpConnectorInfo table for non-US regions and correct the error messages for framework to render them.
-
Azure perspective GCP Anomalies (CCM-7882) Azure perspective rules were not imposed on anomaly APIs. Added Azure rule enforcements.
July 11th, 2002, version 75829
What's new
-
Resource name display enhancement (CCM-8079)
Resource names were truncating values in a column. Resources names are now shown in full if possible.
-
ECS recommendations enhancement (CCM-8009)
We were showing $0.00 recommendation savings for ECS. Now only recommendations with minimum savings amount > $1 are shown on the list page.
For more information, refer to Optimize AWS ECS Costs with Recommendations.
-
Perspectives CSV download improvement (CCM-7908)
Perspectives CSV was downloading 2 times on first download.
For more information, refer to Create Cost Perspectives.
-
More descriptive browser tab titles were added (CCM-7869)
-
Slack notifications for Budgets (CCM-7816) You can now set the notification channel to Slack and add multiple webhook URLs when creating a budget. For more information, refer to Create a Budget.
Fixed issues
-
Changed the APIs related to Recommendations and Anomaly recently as part of adding Filter Panels (CCM-7999, ZD-31845)
In the updated API, the filterType field is required. Without this field, an "Unable to process JSON" response error appears.
-
CCM AWS Connector failing connection (CCM-7964) Added the following ways for dealing with large volumes of customer billing data: optimized data sync configuration, increased sync timeout minutes, and handled truncated response from AWS API.
-
Add-hoc Perspective Filters not accepting values (CCM-7941, ZD-31977)
Users can now filter perspectives AWS account by accountName.